关闭×
  • 31 December 2025, Volume 76 Issue 12
      Reviews and monographs
      Research progress of water-soluble polymer viscosity reducer
      Fumin ZHANG, Yefei WANG, Hongbo WANG, Mingchen DING, Wuhua CHEN, Jian LIAO, Jianbin LIU, Zhixue HUANG
      2025, 76(12):  6121-6133.  doi:10.11949/0438-1157.20250333
      Abstract ( 120 )   HTML ( 4)   PDF (2792KB) ( 46 )  
      Figures and Tables | References | Related Articles | Metrics

      The high viscosity and low mobility of heavy oil are the technical bottlenecks restricting its recovery. Water-soluble polymer viscosity reducers, with their unique synergistic mechanism of reducing oil viscosity and increasing water viscosity, provide a promising chemical flooding approach to address this problem. This article reviews the mechanism of action of water-soluble polymer-based heavy oil viscosity reducers and explores the progress in molecular design of polymer-based viscosity reducers. It focuses on dissecting the progress of polymer structures from conventional long-chain alkyl and aromatic monomers to stimuli-responsive monomers. The viscosity reduction effect and mechanism of different types of polymer-type viscosity reducers are analyzed. Although existing polymer-based viscosity reducers have demonstrated notable success in lowering heavy oil viscosity, they still face challenges, including unclear transport behavior in porous media, difficulty in demulsification, and concerns regarding economic feasibility.

      Research progress of platinum-based catalysts for hydrogenation of aromatic nitro compounds
      Kainan XIE, Zhirong FU, Yu HAN, Xin ZHANG, Yihao CHEN, Baoju WANG, Yong LUO
      2025, 76(12):  6134-6150.  doi:10.11949/0438-1157.20250401
      Abstract ( 97 )   HTML ( 1)   PDF (2237KB) ( 36 )  
      Figures and Tables | References | Related Articles | Metrics

      Aromatic amines are important raw materials in the chemical industry, widely used as intermediates for dyes, fragrances, synthetic pharmaceuticals, rubber, pesticides, and other fine chemicals. Catalytic hydrogenation of aromatic nitro compounds is a common method for the preparation of aromatic amines. Pt-based catalysts are widely used in the hydrogenation process of aromatic nitro compounds due to their high hydrogen dissociation ability. The size of Pt sites can affect their electronic state, coordination environment, metal-support interactions, etc., thereby influencing catalytic activity. This article elaborates on the research progress of Pt-based catalysts in the hydrogenation of aromatic nitro compounds from the perspective of active metal size. It also reviews the influence of Pt size effects on the hydrogenation performance of aromatic nitro compounds and provides prospects for future research on Pt-based catalysts.

      Interface regulation and research progress of sulfide electrolytes
      Wenjing CAI, Yanqin XU
      2025, 76(12):  6151-6162.  doi:10.11949/0438-1157.20250416
      Abstract ( 392 )   HTML ( 5)   PDF (1805KB) ( 130 )  
      Figures and Tables | References | Related Articles | Metrics

      All-solid-state lithium batteries, as the next-generation high-energy-density and high-safety-performance energy storage devices, have drawn significant attention to the research of their core solid-state electrolytes. Sulfide solid electrolytes have shown significant industrialization potential due to their ultra-high ionic conductivity, excellent mechanical properties and good interface compatibility. However, sulfide electrolytes still face challenges such as poor air stability, interfacial side reactions, and lithium dendrite growth. This paper systematically reviews the classification and structural characteristics of sulfide-based solid-state electrolytes, deeply analyzes the failure mechanisms of air stability and electrochemical stability, and summarizes the optimization strategies. Finally, it proposes future research directions for key issues such as large-scale preparation, interface optimization, and thin-layer electrolyte development, providing theoretical references for the practical application of sulfide electrolytes.

      Preparation of catalysts with three-dimensional pore structure and its research progress in gas purification field
      Minrui HU, Zhanbing YANG, Shuai LI, Zhaohui YIN
      2025, 76(12):  6163-6178.  doi:10.11949/0438-1157.20250274
      Abstract ( 114 )   HTML ( 5)   PDF (3539KB) ( 119 )  
      Figures and Tables | References | Related Articles | Metrics

      Three-dimensionally ordered macroporous (3DOM) catalysts have demonstrated significant potential in gas catalytic adsorption due to their unique pore architecture, high specific surface area, and superior mass transfer properties. However, the preparation process of 3DOM catalysts is complicated, and it faces problems such as uneven pore size distribution, long synthesis time and low yield. In addition, the uniformity and stability of the pores are easily affected by the synthesis conditions, resulting in unstable catalytic performance. Consequently, current research focuses on developing low-cost and high-efficiency preparation methods, alongside precise regulation of material pore size, surface chemistry, and active components to tailor catalysts for specific gas adsorption applications. This review systematically summarizes optimization strategies for 3DOM catalyst fabrication via colloidal crystal templating, analyses the catalytic adsorption mechanisms of diverse active components toward VOCs, CO, NO x, H2S and CO2, and discusses the critical role of hierarchical pore structures in enhancing reaction kinetics. Finally, prospects for 3DOM catalysts in industrial gas purification and carbon neutrality applications are outlined.

      Recent progress in the preparation, structure, and application of thermal insulation materials
      Xinyan CHEN, Yiling CHEN, Xinbo PENG, Jingjie HU, Xueliang JIANG, Feng YOU
      2025, 76(12):  6179-6195.  doi:10.11949/0438-1157.20250329
      Abstract ( 279 )   HTML ( 7)   PDF (4464KB) ( 65 )  
      Figures and Tables | References | Related Articles | Metrics

      As global energy consumption and greenhouse gas emissions become increasingly severe, the development of efficient and environmentally friendly thermal insulation materials has become a significant topic in the field of materials science and engineering. Thermal insulation materials are widely used in construction, industry, aerospace and other fields, especially in reducing energy loss and improving energy efficiency. This paper summarizes the recent progress in the preparation and structural research of thermal insulation materials, with a focus on the structural characteristics and thermal insulation performance of organic, inorganic, and their composite aerogels and foams. By comparing and analyzing the thermal conductivity and temperature resistance of different materials, the review systematically outlines the applicable scenarios and current applications of various material systems. Finally, the future development trends of thermal insulation materials are discussed, suggesting that the integration of multi-scale structural design, biomimetic structures, and sustainable materials will be the key path to enhancing thermal insulation performance.

      Research progress of electrolyte for lithium-sulfur batteries: molecular design and application
      Menghan WANG, Miao YU, Tong WU
      2025, 76(12):  6196-6217.  doi:10.11949/0438-1157.20250331
      Abstract ( 170 )   HTML ( 8)   PDF (6032KB) ( 55 )  
      Figures and Tables | References | Related Articles | Metrics

      Lithium sulfur(Li-S) batteries, as an energy storage system with high energy density, are a key research object in the field of energy. However, problems such as the shuttle effect of soluble lithium polysulfides and slow redox kinetics during charge and discharge have seriously hampered the commercialization of Li-S batteries. As an indispensable part of the lithium sulfur battery system, the electrolyte is usually composed of lithium salts, organic solvents, and various additives. It plays a role in protecting the lithium negative electrode and conducting lithium ions during the charging and discharging process. Its function has an impact on the reaction process, cycle life, and safety performance of the battery. In recent years, electrolyte additives have attracted much attention from researchers. Adding them to electrolytes can achieve functions such as inhibiting polysulfide (LiPSs) shuttle, enhancing electrode interface stability, and improving ion conductivity. Through a survey of recent relevant literature, this article introduces the molecular design of additives containing nitrogen, fluorine, sulfur, and multi atom synergistic effects, as well as strategies and research progress to enhance the redox kinetics of battery charging and discharging and suppress the shuttle effect of polysulfides. It also analyzes the different mechanisms exhibited by these additives in regulating the interface between polysulfides and electrodes due to differences in electronegativity. At the same time, the important role of lithium salts in electrolytes was briefly explained, including providing lithium ions, participating in electrode reaction processes, maintaining charge balance, and ensuring ion conduction, which expanded the ideas for the molecular design and practical application of lithium sulfur battery electrolyte additives. Finally, we provide some perspectives on the future development of electrolyte additives for lithium-sulfur batteries.

      Research on modification of layered oxide cathode materials for sodium-ion battery driven by high-entropy strategy: progress, mechanism, and future
      Yifan TONG, Ningshuang ZHANG, Xingpeng CAI, Chengyu LI, Shiyou LI
      2025, 76(12):  6218-6235.  doi:10.11949/0438-1157.20250511
      Abstract ( 311 )   HTML ( 10)   PDF (5264KB) ( 105 )  
      Figures and Tables | References | Related Articles | Metrics

      In recent years, sodium-ion batteries (SIB) have received more and more attention due to its cost advantage and potential as an alternative to lithium-ion batteries (LIB). Layered oxide cathodes, as the most promising sodium-ion cathode materials, offer advantages such as high theoretical specific capacity and simple synthesis processes. However, they also suffer from drawbacks such as irreversible phase transitions, structural degradation, and voltage decay, which hinder the commercial development and large-scale application of SIBs. The high-entropy strategy is a comprehensive modification strategy that combines multiple methods, including multi-element doping and bulk structure design, to effectively improve electrode material performance indicators such as energy density, long-term cycle stability, and ion transport kinetics. This review systematically summarizes recent achievement in high-entropy strategies for modification of layered oxide cathode materials for SIB. The intrinsic correlation and modification mechanism between high-entropy effect and improved electrochemical performance are analyzed. Furthermore, future directions for high-entropy strategy are prospected, providing new insight for the design and synthesis of high-performance layered cathode material for future sodium-ion batteries.

      Research progress of latent fingerprint optical visualization technology based on aggregation induced emission materials
      Shuai LIANG, Shuhui GAO, Yongli YAN, Guirong WANG, Yinxuan QU
      2025, 76(12):  6236-6257.  doi:10.11949/0438-1157.20250450
      Abstract ( 81 )   HTML ( 3)   PDF (6068KB) ( 475 )  
      Figures and Tables | References | Related Articles | Metrics

      The visualization and extraction of latent fingerprints is a key technology in forensic science. Traditional methods have many limitations in terms of visualization efficiency, tertiary feature clarity, applicable object range, and biocompatibility. Aggregation-induced emission (AIE) materials, offering unique optical properties, have provided new perspectives for this field. This review systematically summarizes the luminescence mechanisms of AIEgens and their application progress in the optical visualization of latent fingerprints. It encompasses the development of laser gain materials covering the 350—750 nm wavelength range and the practical implementation of micro-mesh nebulization technology. The review highlights the AIE-based visualization mechanism grounded in the restriction of intramolecular motion. It further critically assesses the current application status from three key aspects: the underlying interaction mechanisms, luminescence modes, and visualization methodologies. Concurrently, limitations in current research are analyzed. Future development trends are also prospected, including the establishment of standardized fingerprint evaluation systems, enhancement of visualization performance, and innovation in technical approaches. This work aims to provide theoretical and technical foundations for the in-situ visualization of latent fingerprints, trace substance detection, and non-destructive extraction of biological evidence.

      Thermodynamics
      Research on the characteristics and heat transfer of nucleate boiling bubbles on curved surfaces
      Jiahui WANG, Xu LIU, Nan ZHANG, Yi ZHENG, Xuehu MA
      2025, 76(12):  6257-6267.  doi:10.11949/0438-1157.20250245
      Abstract ( 89 )   HTML ( 1)   PDF (4054KB) ( 32 )  
      Figures and Tables | References | Related Articles | Metrics

      With the development of industry, the safety problem of liquefied petroleum gas storage is becoming more and more important. The leakage of spherical oil tanks is mainly boiling liquid expanding vapor explosion (BLEVE), which seriously affects the safety of workers. Therefore, it is very crucial to study boiling process on different curved surfaces and quickly reduce the heat transfer coefficient (HTC). The influence of four different curved surfaces on boiling was investigated, and the heat transfer and dynamics of bubbles were discussed. The results show that except for the surface with a curvature of 47-1 mm-1, the heat transfer coefficient of the remaining surfaces increases with the increase of curvature. Compared with plane boiling, curved surface boiling realizes directional transport of bubbles and accelerates the renewal rate of surface bubbles, thereby increasing the critical heat flux (CHF) and heat transfer coefficient during boiling. Among them, the CHF at the center angle of 0° of curved surface with a curvature of 47-1 mm-1 is the highest, which is 138.8 W/cm2, an increase of 26.2% compared with the smooth plane surface, and the corresponding surface temperature is 111.4℃.

      Crystallization kinetics of ammonium dihydrogen phosphate in water-ethylene glycol systems
      Hao LYU, Wenhao MAI, Yayuan ZHENG, Bo XING, Huaiming DU
      2025, 76(12):  6268-6276.  doi:10.11949/0438-1157.20250647
      Abstract ( 84 )   HTML ( 0)   PDF (1274KB) ( 116 )  
      Figures and Tables | References | Related Articles | Metrics

      In this paper, the crystallization kinetics of ammonium dihydrogen phosphate(MAP) in water-ethylene glycol system was experimentally discussed, the nucleation mechanism of MAP crystallization was studied by using classical nucleation theory, and the nucleation induction time of MAP at different temperatures and different supersaturation ratios was measured. The influence laws of temperature and supersaturation ratio on critical nucleation free energy (ΔG* ), crystal interfacial free energy (γ), critical nucleation molecule number (i* ), and critical nucleation radius (r* ) were studied, and the growth mechanism was revealed according to nucleation parameters. In addition, the effects of stirring rate (NP) and supersaturation ratio (S) on the crystallization process were explored. Based on the kinetic data, the nucleation and growth kinetics equations of MAP were fitted by least square method, and Canning-Randolph(C-R) and Abegg-Stevens-Larson(ASL) models fitted the linearly correlated growth kinetics model, revealing the synergistic regulation mechanism of solvent composition on crystallization kinetics. The results showed that when the temperature and supersaturation ratio increased, i*, r*, ΔG* and induction time all decreased, while the primary nucleation rate increased. When the supersaturation ratio was 1.08 and above, homogeneous nucleation became the dominant mechanism, and when the supersaturation ratio was 1.06 and below, heterogeneous nucleation was the main nucleation mode. The surface entropy factor values were all less than 1, and the crystal crystallization mechanism was a continuous growth mechanism. When evaluating different linearly correlated growth models, it was found that the ASL model had higher accuracy in describing the crystal growth behavior. It can be seen from the order of the kinetic model that the supersaturation ratio has the greatest impact on the nucleation growth rate. This study elucidates the response law of MAP crystallization in water-ethylene glycol system, providing a theoretical basis for crystal size control based on mixed solvent design and industrial crystallization process optimization.

      Fluid dynamics and transport phenomena
      Research on the flow and heat transfer characteristics of single-phase immersion coolants and liquid cooling system
      Bo ZHANG, Hongrui LI, Lu WANG, Zhen LI
      2025, 76(12):  6277-6288.  doi:10.11949/0438-1157.20250492
      Abstract ( 108 )   HTML ( 5)   PDF (6037KB) ( 41 )  
      Figures and Tables | References | Related Articles | Metrics

      As server power consumption continues to rise, traditional air cooling technology is becoming increasingly limited due to drawbacks such as high energy consumption, high noise, and insufficient cooling capacity. Single-phase immersion cooling has consequently emerged as a focal point of research, owing to its superior heat-transfer coefficient, markedly lower energy requirement, and negligible noise generation. First, the physical properties of three typical single-phase immersion coolants—mineral oil, silicone oil, and fluorocarbon fluid—were compared and analyzed. The results show that the density of oil-based coolants (mineral oil and silicone oil) is approximately half that of fluorocarbon fluid, and their specific heat capacity and thermal conductivity are nearly twice that of fluorocarbon fluid. However, their viscosity is one to two orders of magnitude higher, resulting in a significant increase in boundary layer thickness. Second, computational fluid dynamics (CFD) simulations were performed on a canonical server configuration to quantify the cooling efficacy of each fluid, and a novel heat dissipation coefficient (HDC) was introduced as a comprehensive performance metric. The HDC analysis reveals that the SS-110 coolant delivers exceptional flow-boiling performance, a benefit primarily attributable to its ultra-low kinematic viscosity. Finally, a dedicated single-phase immersion cooling testbed was designed and commissioned to experimentally validate the thermal performance of mineral oil. At a volumetric flow rate of 1080 L/h, the system successfully removed 1600 W of heat; nevertheless, a non-uniform flow distribution produced a maximum temperature difference of 9.8℃ among heated patches mounted on different epoxy substrates. Additionally, it was observed that thermal grease partially dissolves when exposed to silicone oil, rendering it unsuitable for immersion systems employing silicone oil as the working fluid.

      Simulation study of subcooled flow boiling in wedge-shaped manifold microchannels
      Zihuan MA, Xiaoping YANG, Nanjing HAO, Jinjia WEI
      2025, 76(12):  6289-6301.  doi:10.11949/0438-1157.20250557
      Abstract ( 124 )   HTML ( 2)   PDF (3714KB) ( 116 )  
      Figures and Tables | References | Related Articles | Metrics

      To address the thermal management needs of high-heat-flux electronic devices, this study simulates subcooled flow boiling in Z-shaped and wedge-shaped manifold microchannels (MMCs) using HFE7100 and silicon as the working fluid and solid material. The effects of wedge-shaped MMCs with different wedge angle configurations on flow distribution uniformity, total pressure drop and pressure drop distribution uniformity, chip temperature, and phase volume fraction are discussed. The results show that wedge-shaped MMC can significantly improve flow distribution uniformity. Specifically, the Taper-200-50 reduces the standard deviation of flow distribution by up to approximately 50.9%. In addition, wedge-shaped MMCs can substantially reduce total pressure drop and its fluctuations, effectively improving the uniformity of pressure drop distribution and thereby improving flow stability during the flow boiling process. Specifically, the Taper-200-50 configuration reduces the total pressure drop by 57.3% to 60.0%, the standard deviation of pressure drop fluctuations by 75.3% to 85.1%, and the standard deviation of pressure drop distribution by 81.2% to 84.3%. In terms of heat transfer performance, the average chip temperature in wedge-shaped MMCs is similar to that of the conventional Z-shaped structure. Taper-150-75 and Taper-200-50 exhibit better heat transfer performance, while Taper-250-25 shows the poorest performance, indicating that an excessively large wedge angle may hinder heat transfer. Under the considered operating conditions, the Taper-200-50 achieves a coefficient of performance (COP) of up to 27713 and a performance evaluation criterion (PEC) of up to 1.4, demonstrating excellent potential for thermal management applications.

      Research on solidification characteristics of particles formed by dropping molten polyethylene glycol into oil pool
      Zhangjing ZHENG, Qingyun YANG, Shixing YAN, Yuchen SHI, Yang XU
      2025, 76(12):  6302-6313.  doi:10.11949/0438-1157.20250429
      Abstract ( 77 )   HTML ( 1)   PDF (2834KB) ( 14 )  
      Figures and Tables | References | Related Articles | Metrics

      In direct-contact latent heat storage systems, phase change material (PCM) directly contacts the heat transfer fluid (HTF), enabling higher storage density and rate. However, forming convective channels during melting takes time, and particle shape and size affect channel structure and heat storage performance. This study investigates the solidification of molten polyethylene glycol droplets falling into an oil pool through experiments and simulations. The effects of drop height, oil pool depth, and droplet diameter were analyzed using a high-speed camera and electron microscope. The results show that exceeding a critical falling height causes droplet splashing and collisions. Oil depth and droplet size significantly affect solidification before bottom contact, influencing particle formation. A semi-analytical and empirical model suggests optimal shaping occurs when the solid layer thickness is about 7.67% of the droplet radius. A surface tension correction model was proposed, and when σ = 0.1, simulation results matched experimental data well. Simulations also reveal non-uniform heat transfer: the top cools fastest due to backflow disturbance, while side heat transfer is weaker. Additionally, droplet diameter and fluid temperature exhibit nonlinear effects on the critical oil depth.

      Transport characteristics of reactive scalar fields in a planar jet under the influence of reversible elementary reactions
      Yifan PEI, Yuanliang XIE, Yi ZHOU, Xuelu XIONG
      2025, 76(12):  6314-6327.  doi:10.11949/0438-1157.20250536
      Abstract ( 67 )   HTML ( 4)   PDF (3228KB) ( 26 )  
      Figures and Tables | References | Related Articles | Metrics

      Quasi-direct numerical simulations (Q-DNS) were performed using the OpenFOAM platform to investigate planar jets involving isothermal reversible elementary reactions (A+BC). A Lagrange coordinate system was established at the turbulent/non-turbulent interface (T/NTI) to analyze the production, transport, and consumption processes of the chemical species near the interface under four working conditions characterized by different ratios of the reverse-to-forward reaction rate constants (n=0, 0.1, 1, 10). As n increases, chemical reactions near the T/NTI gradually approach equilibrium. At n=10, the contribution of chemical reaction source terms to the unsteady terms of reactants A and B becomes negligible, whereas the positive correlation between the unsteady term of product C and chemical reaction source terms significantly enhances with increasing n. At the irrotational boundary of T/NTI, the diffusive fluxes of components A and C surpass their fluxes by relative motions, whereas the diffusive flux of component B constitutes a smaller proportion of the total flux. The ratio of the diffusion flux to the relative motion flux of each component decreases to varying degrees with increasing n.

      Design and study on dual-layer rotor cage for ultrafine powder classification
      Xingshuai LI, Yuan YU
      2025, 76(12):  6328-6338.  doi:10.11949/0438-1157.20250653
      Abstract ( 45 )   HTML ( 0)   PDF (4465KB) ( 25 )  
      Figures and Tables | References | Related Articles | Metrics

      Ultrafine powders are widely used due to their unique physical and chemical properties. Consequently, preparation of ultrafine powders with narrow and fine particle sizes is crucial to improve product performance. Without increasing energy consumption or equipment complexity, a double-layer rotor cage is designed and its effects on the flow field distribution and classification performance of the pneumatic classifier are investigated through numerical simulations and powder classification experiments. Simulation results show that the gravity-induced classification effect of the double-layered cage's induction cone causes the airflow in the annular zone to move downward near the outer edge of the cage, reducing radial velocity. This improves powder dispersion in the annular zone and reduces fine powder particle size. Classification experiments confirmed that the dual-layer rotor cage significantly reduces the fine particle size. Moreover, with increasing the length of the diversion cone, the fines exhibit smaller particle sizes, narrower size distribution, and more pronounced secondary classification effect.

      Analysis of turbulence effect on cavitation cooling flow in mechanical seals with Rayleigh steps
      Xuezhong MA, Congcong LI, Wanlong WANG, Hao CHEN
      2025, 76(12):  6339-6350.  doi:10.11949/0438-1157.20250654
      Abstract ( 82 )   HTML ( 0)   PDF (3915KB) ( 43 )  
      Figures and Tables | References | Related Articles | Metrics

      In the high-speed operation of mechanical seals, the cross-scale lubricating film flow transitions into a turbulent state. Turbulence effects significantly influence the viscous heat generation and cavitation flow patterns within the liquid film. To reveal this influence mechanism, a thermo-hydrodynamic lubrication numerical model was developed for Rayleigh step-type mechanical seals under both turbulent and laminar flow regimes. A comparative analysis was conducted on the cooling mechanisms and flow behavior of the liquid film under different flow states. The results demonstrate that turbulent flow promotes cavitation formation in the reverse step grooves while weakening vortex motion in the liquid film region. Under laminar flow conditions, where turbulent kinetic energy is absent, a flow stagnation zone forms at the groove root, leading to a temperature trough. Both liquid film and seal face temperatures being notably lower than those under turbulence. As rotational speed increases, the temperature difference between the two regimes becomes more pronounced, reaching up to 25 K. Conversely, turbulent flow creates a larger cavitation area, resulting in better cooling of the liquid film and end faces. This also enhances the cavitation suction effect, reducing leakage by approximately 46%. However, the increased negative hydrodynamic pressure effect reduces the opening force by approximately 6%. These findings indicate that turbulence alters the flow and heat transfer processes of the lubricating medium within the sealing gap, thereby influencing seal face temperature, pressure distribution, cavitation area, and overall sealing performance.

      Catalysis, kinetics and reactors
      Fabrication of porous TiO2/g-C3N4 heterojunction and investigation on its photocatalytic performance of coenzyme regeneration
      Feixue SUN, Ning LIU, Wenfang LIU, Zihui MENG
      2025, 76(12):  6351-6365.  doi:10.11949/0438-1157.20250443
      Abstract ( 69 )   HTML ( 4)   PDF (4988KB) ( 37 )  
      Figures and Tables | References | Related Articles | Metrics

      Photocatalytic coenzyme regeneration holds great significance for bio-redox reactions. Porous TiO2-60 was prepared via sol-gel method. After calcined at 300℃, TiO2-300 was obtained and then mixed with melamine and calcined again to get a porous TiO2/g-C3N4 heterojunction. The effects of TiO2 calcination and melamine dosage on the structure and performance of catalyst were studied, and the catalyst dosage was optimized. The results showed that TiO2 calcination engendered the crystal phase to transform from rutile to anatase. The as-prepared TiO2/g-C3N4 featured high specific surface area, broad absorption edge, narrow band gap, and better charge separation efficiency. With increasing melamine dosage, the specific surface area and pore volume first increase and then decreased, while the light absorption and charge separation properties first increase and then decreased. After optimization, the catalytic activity and yield reached 4.8 mmol/(L·g·min) and 72% respectively, about 7.4 and 5.3 times those of g-C3N4. Moreover, the catalyst showed stable performance over five cycles.

      Efficient catalytic hydrodeoxygenation of lignin derived phenolics on Ni-VO x interface
      Wei ZHOU, Zhiqian WU, Yapeng QIAO, Xinyu XIE, Feifei YANG
      2025, 76(12):  6366-6375.  doi:10.11949/0438-1157.20250519
      Abstract ( 101 )   HTML ( 8)   PDF (1717KB) ( 74 )  
      Figures and Tables | References | Related Articles | Metrics

      Hydrodeoxygenation of phenolics is a key reaction for the conversion of lignin into renewable liquid fuels and aromatic chemicals. In this study, non-precious Ni and VO x species were loaded onto an inert SiO2 support to produce a series of NiV/ SiO2 catalysts. Raman, X-ray diffraction (XRD), H2-temperature programed reduction (H2-TPR), and ammonia-temperature programed desorption (NH3-TPD) were used to characterize the structure and physicochemical properties of these catalysts, and m-cresol was used as a lignin model compound to investigate the catalytic performance of different active sites in hydrodeoxygenation of phenolic compounds. Research has found that Ni metal mainly catalyzes the hydrogenation and C—C bond cleavage of m-cresol, with low selectivity for the target product toluene. There is a strong interaction between VO x species and Ni metal, and the introduction of an appropriate amount of VO x can reduce the particle size of Ni metal, enrich the Ni-VO x interface sites, and significantly improve the selective hydrodeoxygenation of m-cresol to toluene. Based on the investigation of process conditions and the probe reaction of methyl cyclohexanol, it was revealed that the main mechanism of m-cresol hydrodeoxygenation at the Ni-VO x interface is direct deoxygenation, providing a certain theoretical basis for the development of efficient phenolic deoxygenation catalysts.

      Ag-Sn interfacial electronic structure modulation for high-efficiency CO2 electroreduction at 1 A/cm2 under acidic conditions
      Zhizhong PENG, Xuelei LANG, Qiang FANG, Huifang JING, dazhong ZHONG, Jinping LI, Qiang ZHAO
      2025, 76(12):  6376-6386.  doi:10.11949/0438-1157.20250288
      Abstract ( 87 )   HTML ( 2)   PDF (3396KB) ( 276 )  
      Figures and Tables | References | Related Articles | Metrics

      Electrocatalytic CO2 reduction under acidic conditions has attracted significant attention due to its ability to enhance CO2 utilization and suppress carbonate formation. However, the elevated H+ concentration in acidic environments intensifies the competing hydrogen evolution reaction (HER), thereby imposing higher requirements on catalyst stability and selectivity. Herein, we report an Ag-Sn bimetallic catalyst that exhibits outstanding CO2RR performance in an acidic membrane electrode assembly (MEA) at pH=2. Under a current density of 400 mA/cm2, the catalyst achieves a CO selectivity of up to 99.4%, and even at 1 A/cm2, the CO Faraday efficiency (FECO) remains at 83.5%, with a maximum CO partial current density reaching 834.8 mA/cm2. The study found that the introduction of a small amount of Sn can adjust the electronic structure of Ag, thereby accelerating the activation of CO2 and the transformation to *COOH intermediates. This work provides a new strategy for developing highly efficient and stable CO2RR catalysts suitable for operation under acidic conditions.

      Bi nanoparticles loading modulates interfacial charge separation in CeO2/PANI S-scheme heterojunction for enhanced CO2 photoreduction performance
      Yuejun LI, Tieping CAO, Dawei SUN
      2025, 76(12):  6387-6397.  doi:10.11949/0438-1157.20250281
      Abstract ( 77 )   HTML ( 3)   PDF (5091KB) ( 32 )  
      Figures and Tables | References | Related Articles | Metrics

      In this study, a hierarchical Bi/PANI/CeO2 photocatalytic system was successfully constructed via electrospinning combined with a solvothermal method. This system forms a unique S-scheme heterojunction structure through in-situ loading of Bi nanoparticles and CeO2 nanocubes on PANI nanofibers. Multidimensional characterization results demonstrate that Bi/PANI/CeO2 exhibits superior CO2 reduction performance under simulated sunlight: after 3 h of irradiation, CO and CH4 production rates reached 12.38 μmol·g-¹·h-¹ and 4.86 μmol·g-¹·h-¹, respectively, significantly surpassing pure PANI nanofibers(CO: 0.48 μmol·g-¹·h-¹; CH4: 0.54 μmol·g-¹·h-¹) with 26-fold and 9-fold enhancements. The catalyst retained 90% of its initial activity after fifteen cycles. The material achieves efficient photogenerated carrier separation via S-scheme band alignment, while surface plasmon resonance(SPR) of Bi nanoparticles synergistically activates electrons and induces active sites, providing dual driving forces for CO2 reduction. This research not only offers a novel strategy for designing high-efficiency photocatalysts but also provides critical theoretical support and technical references for mitigating the greenhouse effect and advancing the “dual carbon” goal through CO2 resource utilization pathways.

      The hybrid lumping macroscopic kinetic model for cobalt-based fischer-tropsch synthesis and its application in industrial single-tube simulation
      Ming XIA, Shuai HUANG, Hui SHI, Congcong NIU, Debao LI, Xu QIAO
      2025, 76(12):  6398-6409.  doi:10.11949/0438-1157.20250514
      Abstract ( 353 )   HTML ( 36)   PDF (1162KB) ( 80 )  
      Figures and Tables | References | Related Articles | Metrics

      Using the lumped kinetics concept and the chain growth probability model, combined with industrial single-tube experimental data, a composite lumped macrokinetic model for cobalt-based Fischer-Tropsch synthesis, including the syngas consumption rate and lumped component selectivity model, was established. Research results indicate that the CO single-pass conversion calculated by the established macroscopic lumping kinetic model aligns well with experimental values, and the calculated space-time yields of lump components such as methane, C3 hydrocarbons, C12 hydrocarbons, and C29 hydrocarbons also show good agreement with experimental values under corresponding operating conditions, with maximum relative deviations usually <15%. Furthermore, the hybrid lumping macroscopic kinetic model was applied to modeling and simulation of the entire industrial single-tube unit process, it is demonstrated good performance in calculating the flow rates of wax oil and water, as well as the single-pass and overall CO conversion rates under different operating conditions. The hybrid lumping macroscopic kinetic model and its full-process modeling method for the cobalt-based Fischer-Tropsch synthesis proposed in this paper have the advantages of a moderate number of undetermined parameters and the ability to simultaneously simulate syngas conversion rate and lump component generation rates, showing good application value and academic significance. The presented hybrid lumping model could be extended to other similar reaction systems.

      Research on optimization model of gangue combustion based on chemical reaction kinetics
      Dan LI, Xiuheng YU, Juhui CHEN, Tong SU, Michael ZHURAVKOV, Siarhel LAPATSIN, Wenrui JIANG
      2025, 76(12):  6410-6422.  doi:10.11949/0438-1157.20250318
      Abstract ( 95 )   HTML ( 2)   PDF (1495KB) ( 18 )  
      Figures and Tables | References | Related Articles | Metrics

      This paper investigates the combustion characteristics of gangue and low-calorific-value coalbed methane. By using the co-combustion mode of gangue and coalbed methane in a circulating fluidized bed (CFB) boiler, and using chemical reaction kinetics, we optimize the pyrolysis reaction of the co-combustion of gangue and coalbed methane in the fluidized bed and derive a chemical reaction kinetics optimization combustion model. The simulation results are compared with experimental data to verify the correctness and reliability of the model. The key parameters of the chemical reaction rate of gangue and coal bed methane in the efficient mixing and burning in circulating fluidized bed boiler are analyzed and discussed; the changes and effects of different chemical reaction kinetics parameters on the chemical reaction rate are simulated. The results show that the optimized model can reduce the error of chemical reaction rate in the combustion region of the furnace, and the optimized simulation is especially critical for the combustion/reaction conditions and emission control; and the optimized group has significant advantages in the main reaction region, which can help to further improve the combustion efficiency, accurately predict the product concentration, and reduce the waste of energy and pollutant generation. Reflecting the fact that the internal conditions of the furnace are more sensitive to the optimization model, it is demonstrated that the applicability and accuracy of the model over the full height range can be further improved through optimization.

      Separation engineering
      Efficient separation of phosphorylated sugars and high-concentration phosphate by nanofiltration
      Zhengxin MAO, Jiachang SHEN, Mengxin LIU, Yanjie JI, Qinhong WANG, Maohua YANG, Jianmin XING
      2025, 76(12):  6423-6438.  doi:10.11949/0438-1157.20250844
      Abstract ( 129 )   HTML ( 3)   PDF (3048KB) ( 33 )  
      Figures and Tables | References | Related Articles | Metrics

      Phosphorylated sugars are important biopharmaceuticals and key intermediates in carbohydrate synthesis. In multi-enzyme catalytic preparation systems for sugars, the continuous generation of phosphorylated sugars will result in the accumulation of inorganic phosphate (Pi). Since high concentrations of Pi inhibit enzyme activity, the efficient removal of Pi is critical for the implementation of carbohydrate synthesis technology. However, the separation of phosphorylated sugars/Pi presents a significant difficulty due to their highly similar physicochemical properties. This study investigated the separation efficiency of phosphorylated sugars/Pi in a simulated solution, specifically examining the influence of total concentration, pH and solution composition. Comparative analysis of multiple nanofiltration membranes revealed that NF4 and NF7 exhibit superior separation selectivity under high-salinity conditions. Through rinsing, the removal rate of Pi reached over 80%. This performance robustly confirmed the feasibility of separating phosphorylated sugars from Pi in high-salt solutions. Furthermore, the separation mechanism was analyzed using the Donnan Steric Pore Model with Dielectric Exclusion (DSPM-DE). The analysis revealed that steric hindrance and dielectric exclusion are the key mechanisms underpinning the selective separation of these two solutes under high-salt conditions. This study successfully demonstrated efficient separation of phosphorylated sugars from Pi in high-salt systems by nanofiltration. The approach simultaneously mitigates potential enzyme inhibition in catalytic systems caused by high salinity, enabling long-term stable operation. These findings lay the groundwork for industrial implementation of phosphorylated sugars production technology.

      Boosting CO2 separation of Pebax membranes with synergistic effect of vacancies and defects
      Mengyue WEI, Xinru ZHANG, Yonghong WANG, Jinping LI
      2025, 76(12):  6439-6452.  doi:10.11949/0438-1157.20250266
      Abstract ( 73 )   HTML ( 1)   PDF (3857KB) ( 37 )  
      Figures and Tables | References | Related Articles | Metrics

      In view of the low surface porosity of 2D MoS2 nanosheets, the long interlayer stacking mass transfer path and the poor compatibility in polymers, it is difficult to simultaneously improve the selectivity and permeance of their mixed matrix membrane. In this paper, vacancy- and defect-rich MoS2 (P- MoS2) was first prepared by ion imprinting technology, and 4-amino-3-hydrazino-5-mercapto-1,2,4-triazole (AHMT) was used to modify P- MoS2 to prepare hybrid materials (AHMT- MoS2). Then, AHMT-MoS2 was added to polyether block polyamide (Pebax) to prepare cast film solution and then coated on polysulfone (mPSf) support to prepare mixed matrix composite membranes (Pebax/AHMT-MoS2). Fourier transform infrared spectroscopy (FTIR), X-ray diffraction (XRD), scanning electron microscopy (SEM) and N2 adsorption and desorption were used to characterize the chemical, morphological and pore structures of the materials and membranes. The effects of the preparation and testing conditions of the materials on gas separation were investigated. The results showed that Pebax/AHMT-MoS2 exhibited CO2 permeance of 818 GPU and CO2/N2 selectivity of 56. This was attributed to the construction of the defects on the surface of MoS2 by ion imprinting strategy, which increased the CO2 affinity; its surface pores could provide diffusion channels for CO2. In addition, introduction of amino and hydrazine groups enhances the reaction selectivity of CO2 and significantly improves the separation. Due to excellent gas separation performance and low cost, it makes as-prepared mixed matrix composite membranes highly potential for the application in CO2 separation.

      Machine learning-driven design and optimization of molecular sieve-based efficient CO adsorbents
      Wenyuan TAO, Wenkai ZHAO, Haikuo SHEN, Qiang GUO, Yonghou XIAO
      2025, 76(12):  6453-6464.  doi:10.11949/0438-1157.20250680
      Abstract ( 104 )   HTML ( 4)   PDF (3305KB) ( 47 )  
      Figures and Tables | References | Related Articles | Metrics

      Zeolite exhibits great potential for CO adsorption due to its well-organized pore structure and tunable chemical composition. However, numerous influencing factors hinder the design and optimization of adsorbents using traditional experimental methods and theoretical calculations. In this paper, a machine learning strategy of combining the structural characteristics of molecular sieve adsorbents with experimental data was proposed, and a comprehensive data set was constructed to express the structure-activity relationship between molecular sieve structure and CO adsorption performance by integrating literature data and zeolite structure information. Four integrated learning algorithms, gradient enhanced decision tree, random forest, extreme random tree and extreme gradient lifting (XGB), were used to predict CO adsorption, and nested cross validation was used to ensure the prediction accuracy of the evaluation model. The results show that XGB model performs best and shows excellent prediction accuracy. The fragmentation analysis of molecular sieve structure characteristics showed that triangular crystal system, Fd3¯m space group, near circular pores and interconnected cage structure were conducive to CO adsorption. The alkaline earth metals such as Ca2⁺ and Ba2⁺ in the framework of molecular sieve are conducive to the adsorption of CO. In the metal ion modified molecular sieve, the Cu(Ⅰ) loading has the most significant effect on the CO adsorption performance, and the optimal loading is 13%—15% by weight. When the specific surface area of the adsorbent is 230—400 m2/g and the total pore volume is 0.10—0.15 cm3/g, the adsorbent has the best performance. Its limited pore size is around 4.5 Å and the maximum pore size is in the range of 5.0—5.5 Å, showing relatively good CO adsorption performance. This study provides scientific guidance for the rational design and efficient screening of molecular sieve based co adsorbents.

      Intelligent process engineering
      Substance flow analysis method based on molecular-level model for catalytic reforming process
      Yi TAO, Chen ZHANG, Hongxiang ZHU, Tong QIU
      2025, 76(12):  6465-6476.  doi:10.11949/0438-1157.20250732
      Abstract ( 94 )   HTML ( 1)   PDF (7901KB) ( 19 )  
      Figures and Tables | References | Related Articles | Metrics

      Catalytic reforming is an important refining process for improving gasoline octane number and producing high-value-added aromatics and hydrogen. Studying the molecular-level reactions and material transformations in the catalytic reforming conversion process is of great significance. This study developed a molecular-level model for catalytic reforming process by molecular reconstruction and comprehensive reaction network construction method, with calculated product mass fractions within ±1% absolute error across the measured temperature and pressure ranges. Based on this, the substance flow analysis method was presented. First, molecular and kinetic information in the reaction network was converted into structure matrix. And then a system of linear equations was established to quantitatively describe transformation of substance through reactions. Patterns of molecule transformation were analyzed in terms of single reaction, key components and grouped types of reaction and molecules. And roles of these parts were examined in the complete catalytic reforming reaction system. A visualization method combining the multi-scale network structure figure with the reaction-substance flow Sankey figure was presented. The transformation relationships and importance comparison of substance flows between key components, as well as between different types of hydrocarbons and reactions, were clearly and intuitively presented and analyzed. Furthermore, this work investigated the variation trends in substance flow within catalytic reforming reaction system under different temperatures and pressures, explaining influence of operating conditions on product composition from the perspective of molecular-level reaction. Substance flow analysis method established a connection between microscopic substance flow and macroscopic reaction mechanisms. This study focused on key information of reaction network, and provided reliable support for investigation of reaction mechanisms and optimization of industrial processes.

      Simultaneous optimization of pressure operating path and heat exchange matches in work and heat integration
      Wenjin ZHOU, Yatong ZHANG, Zhitong ZHAO, Wei ZHANG
      2025, 76(12):  6477-6485.  doi:10.11949/0438-1157.20250743
      Abstract ( 79 )   HTML ( 0)   PDF (1067KB) ( 43 )  
      Figures and Tables | References | Related Articles | Metrics

      Traditional optimization design methods for work and heat exchange networks often first determine the pressure adjustment processes and then conduct heat exchanger network design. Superstructure-based simultaneous optimization methods for work and heat networks can achieve better overall system performance because they can consider the coupling and interactions between work and heat. However, this type of simultaneous optimization model is usually highly non-convex and non-linear, leading to solution difficulties, especially when facing large-scale industrial problems. To address this difficulty, this study proposes a deterministic optimization design method based on a dynamic transportation model. This method leverages the characteristics of the transportation model to efficiently determine the pressure operating path and heat exchange matching scheme under optimal work and heat integration. It ensures linear constraints for the heat integration model and provides guidance for the detailed design of the work and heat exchange network. A case study of power and heat integration involving 14 heat exchange streams was conducted. The proposed method generated a new pressure operating path and corresponding heat exchange matching within 1000 s. The total cost target for this solution was 8761480.49 USD·a-1, which is highly close to the cost-optimal solution found in the literature, validating the accuracy and effectiveness of the proposed method.

      Soft sensor development based on deep extended variational autoencoder with just-in-time learning
      Shengjie XIONG, Li XIE, Liang XU, Yuqing CAO, Huizhong YANG
      2025, 76(12):  6486-6496.  doi:10.11949/0438-1157.20250798
      Abstract ( 101 )   HTML ( 0)   PDF (2143KB) ( 8 )  
      Figures and Tables | References | Related Articles | Metrics

      Traditional deep learning-based soft sensor modeling methods lack online updating mechanisms, and are susceptible to information redundancy as the network depth increases, thereby limiting further improvement in model prediction performance. To address these issues, a deep extended variational autoencoder with just-in-time learning (JITL-DE-VAE) is proposed, which consists of an offline training stage and an online updating stage. First, to mitigate the accumulation of reconstruction errors in multi-layer VAEs during the offline phase and impaired prediction performance caused by excessive invalid information in feature extraction, a key variable-guided feature constraint mechanism is introduced and an extended variational autoencoder (E-VAE) is constructed to improve feature extraction accuracy. Second, a deep extended variational autoencoder (DE-VAE) is proposed on the basis of E-VAE, which utilizes both the input and hidden features from the previous layer as inputs to the next layer, significantly enhancing the feature utilization efficiency through cross-layer information integration strategy. Moreover, a just-in-time learning strategy is introduced during the online updating stage to enhance model adaptability to time-varying processes, which calculates the weighted Euclidean distance metric based on the maximum information coefficient to retrieve similar samples from the historical database, and updates the model via a dynamically weighted loss function according to sample similarity. Finally, ablation experiments and comparative experiments were conducted using data from an industrial butane removal tower and sulfur recovery process. The results validate the effectiveness and superiority of the proposed method.

      Evaluating large language models for prediction of pulsed column extraction process for spent fuel reprocessing
      Ting YU, Yingqi LIU, Hengfei WANG, Tao ZHU, Helin GONG, Zonghui LU, Yuanzheng XIN, Hui HE, Guoan YE
      2025, 76(12):  6497-6507.  doi:10.11949/0438-1157.20250802
      Abstract ( 132 )   HTML ( 7)   PDF (979KB) ( 60 )  
      Figures and Tables | References | Related Articles | Metrics

      To evaluate the potential of large language models (LLM) in assisting the modeling and prediction of the pulsed column extraction process for spent fuel reprocessing, this study designed five case studies of progressively increasing complexity to assess four mainstream LLM. Model outputs were obtained through structured prompt engineering and quantitatively scored across multiple dimensions via a double-blind evaluation by three domain experts. The results indicate that while all LLM demonstrated excellent performance in instruction adherence, their capabilities declined significantly when addressing diagnostic problems involving complex physicochemical coupling or ambiguous information, lacking the analytical depth to diagnose critical engineering issues precisely. The study concludes that the most suitable role for current LLM is as “intelligent research assistants” to domain experts, jointly forming a highly efficient “human-computer collaborative” research paradigm, rather than acting as independent decision-makers. This paradigm can reduce days of modeling preparation to half an hour. However, all model outputs must undergo rigorous expert review and revision to avoid potential risks such as factual illusions.

      Surface and interface engineering
      Research on friction and wear characteristics of mechanical seals in start-stop phases based on 3D fractal end-face characterization
      Kaifang CHEN, Shuangxi LI, Enzhe BI, Yuhui SUN, Jupeng TIAN, Lei WANG
      2025, 76(12):  6508-6526.  doi:10.11949/0438-1157.20250737
      Abstract ( 124 )   HTML ( 3)   PDF (9210KB) ( 52 )  
      Figures and Tables | References | Related Articles | Metrics

      To address seal failure caused by face contact during start-stop phases of non-contact mechanical seals under unstable operating conditions, a fluid-solid-thermal-wear coupled model was established based on the 3D fractal characterization of micro-asperities and Archard's adhesive wear theory. The model calculates wear rate and volume of the seal faces, and its accuracy was validated experimentally. A systematic analysis was conducted on how operating pressure, temperature, rotational speed, and spiral groove structural parameters during the start-stop phase influence the contact characteristics, thermal behavior, and frictional wear of the seal faces. The results show that rotational speed and pressure significantly affect wear, while temperature influences it indirectly via thermal deformation of the seal rings. Lowering the operating pressure and temperature during the start-stop phase, starting and stopping at speeds greater than 1500 r·min-1, and adjusting the speed in increments greater than 1000 r·min-1 all help reduce friction and wear during the start-stop phase of the friction pair. Considering both start-stop and steady-state performance, the optimal spiral groove parameters are: dam ratio 0.7—0.8, weir ratio 0.4—0.6, spiral angle 16°—18°, 10—12 grooves, and groove depth of 6—8 μm.

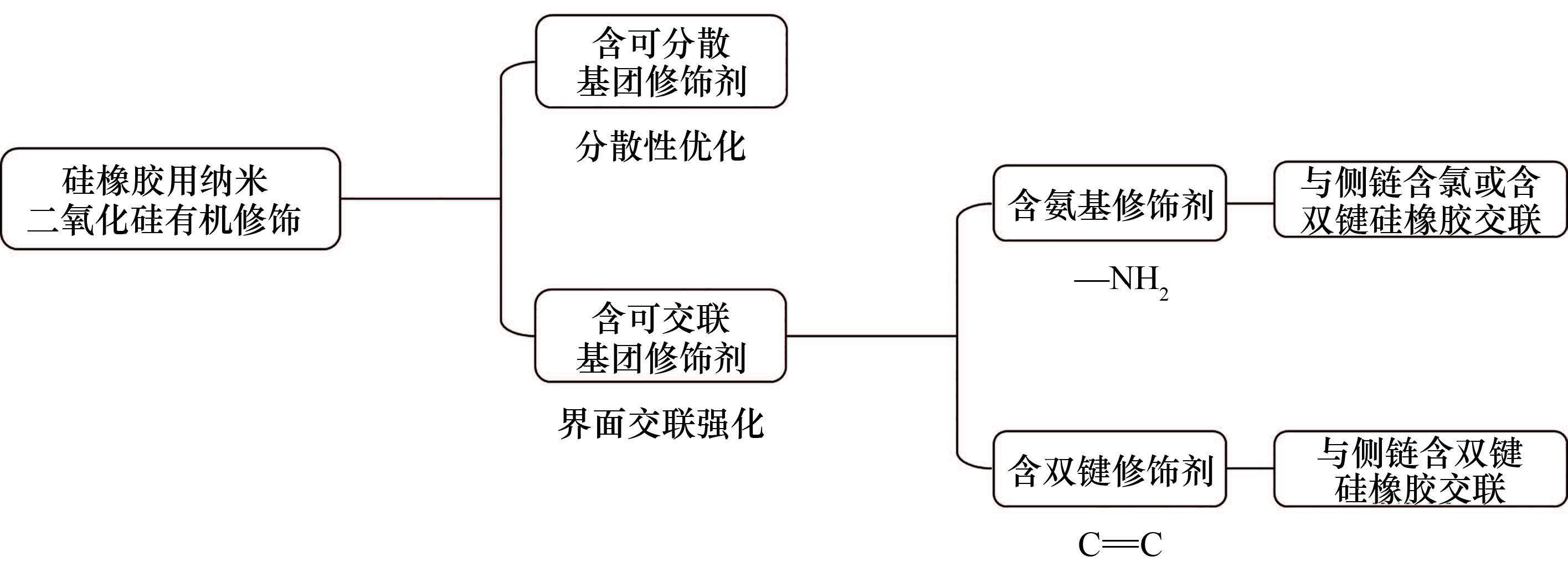
      Research and application of silicone-based emulsion hydrogel
      Zibing JIANG, Xiubin XU, Chuanghong XIAO, Jianwei LIU, Linjie WEI, Xu WU
      2025, 76(12):  6527-6535.  doi:10.11949/0438-1157.20250419
      Abstract ( 93 )   HTML ( 4)   PDF (4111KB) ( 33 )  
      Figures and Tables | References | Related Articles | Metrics

      This study designed a half-oily liquid hydrogel (HOLH). The silicone oil molecules in HOLH can escape from the emulsion droplets and, after photocuring polymerization and gelation, freely infiltrate into the hydrogel with composed of amphiphilic cross-linkable organic polysiloxanes. This emulsion gel achieves achieved a sebum-like secretion function and a lubricating surface layer through uniformly distributed immiscible and mobile silicone oil molecules. Compared with traditional hydrogels, HOLH exhibits a lower water evaporation rate (the relative weight increases from 45% to around 75% when exposed to air for 7 d) and excellent liquid repellency (sliding angle <10°), effectively blocking complex liquids such as water, oils, and blood. In addition, the polyaniline nanoparticles dispersed in the emulsion gel skeleton give HOLH excellent pressure sensitivity, making it have both antifouling properties and sensing functions. This strategy provides new ideas for regulating the interactions between hydrogel components and silicone oil molecules, and for designing interfacial functions and biomimetic materials.

      Study on foam stability regulation and structure-activity relationship of mixed anionic/cationic Gemini surfactants
      Yang BAI, Shushuang YAO, Mengxu XU, Jingyu ZHAO, Fushun YU
      2025, 76(12):  6536-6550.  doi:10.11949/0438-1157.20250682
      Abstract ( 78 )   HTML ( 0)   PDF (3488KB) ( 15 )  
      Figures and Tables | References | Related Articles | Metrics

      Mixed anionic/cationic Gemini surfactant systems exhibit significant synergistic effects in improving foam stability, yet their underlying mechanism has not been fully elucidated. Herein, through a combined approach of surface tension measurements and molecular dynamics simulations, the self-assembly behavior of different mixed anionic/cationic Gemini surfactant systems at the air/water interface and their interfacial properties were systematically investigated. The results show that electrostatic interaction and geometric conformational adaption effect between the amine group and anionic polar group, ensures the compact configuration of the polar group region. Meanwhile, conformational optimization and length compatibility between tails promote ordered packing in the hydrophobic tail region. These intermolecular synergistic effects cooperatively cause the mixed surfactants to form a dense and highly ordered adsorption layer at the air/water interface, and significantly enhance the hydration of the polar groups. The resulting enhanced hydration layer and interfacial structure retard the drainage rate of foam films, which in turn endows the foam with superior mechanical strength and resistance to perturbations, thereby significantly improving its macroscopic stability.

      Biochemical engineering and technology
      Effect of LysR family transcriptional regulatory factors on the biosynthesis of butenyl-spinosyn
      Xia CHEN, Chao GUO, Xinying LI, Chao WANG, Chun LI
      2025, 76(12):  6551-6561.  doi:10.11949/0438-1157.20250345
      Abstract ( 79 )   HTML ( 5)   PDF (2601KB) ( 58 )  
      Figures and Tables | References | Related Articles | Metrics

      Butenyl spinosyns are new green biopesticides produced by Saccharopolyspora pogona. However, due to their complex metabolic network, unclear genetic background and inadequately analyzed regulatory mechanisms, their synthesis efficiency is low and it is difficult to meet actual needs. In this study, comparative transcriptomics analysis of S. pogona ASAGF58 (wild-type) and its high-yielding mutant ASAGF40 led to the identification of LysR family transcriptional regulators associated with secondary metabolism and butenyl-spinosyn biosynthesis. Engineered strains were subsequently constructed to validate their regulatory roles. Among them, RS18275 significantly enhanced butenyl-spinosyn production to 67.1 mg/L, achieving a yield 2.3-fold higher than the parental strain ASAGF58, accompanied by a 30.63% enhancement in biomass and accelerated glucose consumption. Comparative transcriptomic analysis demonstrated that RS18275 promotes precursor supply (e.g., acetyl-CoA) by regulating primary metabolic pathways and increases product biosynthetic flux by upregulating the expression of key genes involved in the butenyl-spinosyn biosynthetic pathway. Based on comparative transcriptomics analysis and verification, the physiological mechanism of RS18275 as a global regulatory factor to achieve efficient synthesis of target compounds by regulating primary metabolism and secondary metabolism was preliminarily analyzed, providing theoretical and engineering strategies for the subsequent efficient synthesis of butenyl spinosad.

      Energy and environmental engineering
      Study on staged precooling heat transfer characteristics of large-diameter liquid hydrogen pipelines
      Xinyu LU, Shaolong ZHU, Haoran GAN, Kai WANG, Limin QIU, Shiran BAO
      2025, 76(12):  6562-6572.  doi:10.11949/0438-1157.20250779
      Abstract ( 94 )   HTML ( 2)   PDF (2261KB) ( 22 )  
      Figures and Tables | References | Related Articles | Metrics

      Cryogenic liquid hydrogen is a crucial chemical product and has garnered significant attention as a key carrier for future low-carbon energy. Precooling of liquid hydrogen pipelines is a critical step in ensuring efficient liquid hydrogen transportation. This study establishes a comprehensive one-dimensional liquid hydrogen flow model by incorporating a radial high-vacuum multilayer insulation heat transfer scheme, applying appropriate empirical correlations for pressure drop and heat transfer, and designing a staged precooling strategy suitable for large-diameter liquid hydrogen pipelines. In the simulation of the precooling process for a 300 m horizontal pipe with a nominal diameter of 314, the vapor cooling stage exhibits a gradual temperature reduction, with an inner metal pipe wall heat flux below 1 kW/m², taking 37 h to complete. During the liquid cooling phase, the cooling rate initially increased rapidly and then decreased, with the maximum two-phase wall heat flux reaching approximately 9.4 kW/m². The cooling process took approximately 0.45 h, reducing liquid hydrogen mass consumption by 55% compared to conventional constant-flow pre-cooling schemes. The maximum pressure drop inside the pipe reaches 60 kPa, displaying dynamic pulsating fluctuations that stabilize at 40 kPa as the flow becomes steadier. The findings of this study provide theoretical support for the development of efficient precooling technologies for long-distance liquid hydrogen transportation.

      Life cycle carbon emission and environment assessment of pre-combustion IGCC power plant
      Shiyi CHEN, Xinxin CAO, Shuyi CHEN, Jixin LI, Wenguo XIANG
      2025, 76(12):  6573-6586.  doi:10.11949/0438-1157.20250628
      Abstract ( 109 )   HTML ( 0)   PDF (3205KB) ( 17 )  
      Figures and Tables | References | Related Articles | Metrics

      In this work, a life cycle assessment (LCA) methodology was applied to access the carbon emission and potential environment impacts of the integrated gasification combined cycle (IGCC) power plant with pre-combustion carbon capture. The assessment was carried out by SimaPro software modeling. The global warming potential (GWP), terrestrial acidification potential (TAP), carcinogenic human toxicity potential (HTPc), non-carcinogenic human toxicity potential (HTPnc), terrestrial ecotoxicity potential (TETP), freshwater ecotoxicity potential (FETP), freshwater eutrophication potential (FEP) and the related contributors were investigated and compared for the IGCC power plants with/without carbon capture and storage (CCS). The results showed that compared to the power plant without carbon capture, flue gas carbon emissions decreased by 88% after carbon capture, while the GWP caused by coal and chemical supply and auxiliary power consumption increased by 18% and 20%, respectively. The GWP of the CCS process was 39.02 kg CO2-eq, and the total life-cycle GWP of the power plant was 257 kg CO2-eq, with a reduction of 72%. Besides the sharp drop in GWP, the potential environmental impact of the plant, including TAP, HTPc, HTPnc, TETP, FETP and FEP, increased to 119%—170% compared to the benchmark plant without CCS. The increase in coal and chemical supply was the primary contributor to the rise in HTPc. The CCS unit was the primary contributor to the increase of potential environmental impact except HTPc, and the CCS unit accounted for 15%—34% of the potential environmental impact of the plant.

      Thermo-economic analysis of a multi-pressure supercritical CO₂ pumped thermal energy storage system integrated with waste heat recovery
      Chenyang ZHOU, Haojie SHANG, Yang HU, Tianhang CAO, Erren YAO, Guang XI
      2025, 76(12):  6587-6600.  doi:10.11949/0438-1157.20250447
      Abstract ( 111 )   HTML ( 6)   PDF (2800KB) ( 32 )  
      Figures and Tables | References | Related Articles | Metrics

      Pumped thermal energy storage (PTES) is a large-scale, long-duration physical energy storage technology for achieving stable operation of high-proportional renewable energy power systems, while advancing the large-scale application of efficient energy storage and enhancing the deep peak regulation capability of thermal power plants are vital pathways for both maximizing renewable energy integration and facilitating the low-carbon transition of coal-fired power. To this end, a novel multi-pressure supercritical CO2 PTES system integrated with waste heat recovery is developed. This system achieves efficient recovery and utilization of low-grade flue gas waste heat from thermal power plants. Furthermore, by incorporating a multi-stage thermal storage topology and distributed regenerative devices, it significantly mitigates irreversible losses caused by temperature glide during heat exchange processes within the PTES system. Consequently, the proposed system enhances the flexible peak shaving capability of thermal power units and ensures the secure grid integration of renewable energy sources. Based on the establishment of thermodynamic and economic models, sensitivity analysis was employed to study the influence of key operating parameters on the system's thermodynamic and economic performance. Furthermore, a genetic algorithm was applied to conduct thermo-economic multi-objective optimization. The results show that the performance indicators of the system under the design condition are exergy efficiency of 53.83% and levelized cost of energy(LCOE) of 2063.26 CNY·MWh⁻¹. Among the key parameters, the isentropic efficiency of the discharge expander has the most significant impact on the thermodynamic performance, while the isentropic efficiency of the charging turbine has the most significant impact on economic performance. According to the TOPSIS method, the optimal exergy efficiency obtained in the Pareto optimal frontier solution set is 58.20% and the levelized cost of electricity is 1142.24 CNY·MWh⁻¹, which are 8.12% higher and 44.64% lower than the design condition, respectively.

      Research on lithium extraction and recovery from oil and gas field produced water coupled with electrochemical adsorption-selective electrodialysis
      Shichen ZHANG, Zhiyuan GUO, Yanmin WANG, Yachao HAO, Jing WANG, Panpan ZHANG, Zhiyong JI
      2025, 76(12):  6601-6613.  doi:10.11949/0438-1157.20250643
      Abstract ( 102 )   HTML ( 0)   PDF (3953KB) ( 42 )  
      Figures and Tables | References | Related Articles | Metrics

      Oil and gas field produced water, as a by-product of oil, natural gas, and shale gas extraction, urgently needs to be recycled. The lithium it contains has high development potential, but its complex composition, low lithium content, and high development difficulty are significant. Based on this, the purification and concentration process of electrochemical adsorption-selective electrodialysis was proposed to ultimately realize the acquisition of lithium carbonate products from oil and gas field produced water. The effects of characteristic impurity ions (Ca2+, Sr2+, Ba2+) on the performance of electrochemical adsorption for lithium extraction from oil and gas field produced water were investigated, and the operating conditions were optimized. Under the simulated oil and gas field produced water system, the purity of lithium increased from 0.066% to 44.991%, and the lithium content increased from 50 mg·L-1 to 124.35 mg·L-1. Coupled with selective electrodialysis, the Li+ concentration in the concentrate was enriched to 5.68 g·L-1, and after impurity removal-precipitation-washing and drying, lithium carbonate (Li2CO3) products with a purity of 99.06% can be obtained. The total cost calculated from both energy consumption and raw material consumption for the coupling process was about 3200—3350 CNY·t-1 Li2CO3. The results of the study provide theoretical guidance and technical references for the extraction/recovery of lithium with low content in oil and gas field produced water.

      Characterization of properties and thermal conductivity enhancement of activated carbonized peach gum-based composite phase change materials
      Shengqiang YIN, Xiangyu ZHONG, Manyu GONG, Lu LI, Yuanzheng LIU, Shoubin ZHOU, Junbing XIAO, Changhui LIU, Chuankun JIA
      2025, 76(12):  6614-6625.  doi:10.11949/0438-1157.20250503
      Abstract ( 93 )   HTML ( 0)   PDF (3092KB) ( 34 )  
      Figures and Tables | References | Related Articles | Metrics

      In order to improve the thermal conductivity of phase change materials, activated carbonized peach gum was prepared by a one-step chemical activation method using peach gum as the carbon source and potassium hydroxide as the activator. KOH-activated peach gum carbon (CPGK) and unactivated peach gum carbon (CPG) were added to a palmitic acid (PA)-stearic acid (SA) binary mixture, respectively. The mechanism of the activation treatment on improving the thermal properties of the binary mixture was investigated. The results show that there is only a physical bond between the additive and the PCMs. When the mass fraction of additives is 5%, the thermal conductivity of CPGK on the composite phase change material is more obvious, and the thermal conductivity of PA-SA/CPGK is 0.3528 W·m-1·K-1 was 0.92% and 22.46% higher than that of PA-SA/CPG and PA-SA, respectively, because the pore structure of CPGK could provide more heat conduction paths. Compared with the PA-SA mixture, the melting time of PA-SA/CPGK was shortened by 53.64% and the solidification time was shortened by 11.39%. PA-SA/CPGK has a better thermal and shape stability, the mass loss of PA-SA/CPGK was reduced by 2.37% compared with that of PA-SA/CPG under the same test conditions, and the complete leakage time of PA-SA/CPGK was extended by 5.26% compared with that of PA-SA/CPG. The prepared composite phase change materials have good thermal properties and have broad application prospects in the fields of solar thermal utilization and thermal energy storage.

      Optimization of radiative cooling performance of microstructure based on machine learning model and particle swarm algorithm
      Bo LIU, Haohui HUANG, Qiyun LI, Chenmao SUN, Jie FENG
      2025, 76(12):  6626-6632.  doi:10.11949/0438-1157.20250667
      Abstract ( 109 )   HTML ( 4)   PDF (1026KB) ( 38 )  
      Figures and Tables | References | Related Articles | Metrics

      To construct surface microstructures with high emissivity and improve their radiative cooling performance, this study investigated the optimization of the atmospheric window emissivity of a radiative cooling microstructure with periodic tetrahedral features. Firstly, based on the finite-difference time-domain (FDTD) method, the spectral characteristics under different geometric parameter conditions are calculated. Then, based on a large amount of data, a machine-learning model for emissivity prediction using the neural network method is established. Finally, by combining with the adaptive particle swarm optimization (APSO) algorithm, the emission performance is optimized, the optimal combination of geometric parameters is obtained, and the influence of different structural parameters on the average emissivity in the atmospheric window is analyzed. The results show that the machine-learning model based on the FDTD calculation results and neural network algorithms can achieve high-precision emissivity prediction for such structures. Different geometric parameters have different impacts on the emissivity. Under the optimal combination of structural parameters, the average emissivity of this type of microstructure in the atmospheric window is close to 1, indicating strong radiative cooling ability.

      Preparation of 3.5-valent vanadium electrolyte via ammonia gas-phase reduction
      Feifei HU, Cheng WANG, Baohua WANG, Hao DU, Jian QI, Haixu WANG, Shaona WANG
      2025, 76(12):  6633-6643.  doi:10.11949/0438-1157.20250410
      Abstract ( 79 )   HTML ( 0)   PDF (4414KB) ( 17 )  
      Figures and Tables | References | Related Articles | Metrics

      To address the issues of lengthy preparation process and difficult removal of chemical residues in traditional chemical reduction-electrochemical reduction methods for preparing 3.5-valent vanadium electrolyte, this study proposes an innovative process involving NH3 gas-phase reduction of NH4VO3, (NH4)2V6O16 and V2O5 precursors to directly obtain 3.5-valent vanadium oxides, followed by dissolution to prepare 3.5-valent vanadium electrolyte. Both thermodynamic calculations and experimental results demonstrate that the NH3 reduction of NH4VO3, (NH4)2V6O16 and V2O5 follows a stepwise reduction mechanism: V5+V6O13VO2V4O7V2O3. Enhanced vanadium reduction was achieved by increasing reaction temperature, NH3 flow rate, and prolonging reaction duration. Optimal conditions were established as: 50 min reaction time, 100 ml/min NH3 flow rate, and 480℃ for NH4VO3 reduction, 520℃ for (NH4)2V6O16 reduction, and 490℃ for V2O5 reduction. These conditions yielded electrolytes with vanadium concentrations exceeding 1.75 mol/L and valence states of 3.5±0.1. Notably, NH4VO3 and (NH4)2V6O16 precursors achieved vanadium concentrations above 1.90 mol/L. Analysis of the performance of the electrolyte obtained after the reduction of the three raw materials showed that the conductivity of ammonium metavanadate as the raw material was the best (ionic conductivity 19.17 S/m), which was 49.4% and 74.0% higher than that of vanadium pentoxide (12.83 S/m) and ammonium polyvanadate (11.02 S/m), respectively. This novel process eliminates organic/chemical reductant residues in electrolyte preparation, providing technical support for short process development of vanadium redox flow battery electrolyte production technologies.

      Study on evolution of key internal and external parameters of lithium-ion power battery under different heat transfer conditions
      Xiaofei ZHEN, Leiyu HUANG, Yiming SUN, Jia LIU, Wenjiong CAO, Yan HAN, Ti DONG
      2025, 76(12):  6644-6657.  doi:10.11949/0438-1157.20250655
      Abstract ( 75 )   HTML ( 2)   PDF (5447KB) ( 20 )  
      Figures and Tables | References | Related Articles | Metrics

      The deep application of lithium-ion batteries and the development trend toward high-capacity and high-energy systems have drawn increasing attention to the performance evolution of batteries under non-uniform heat transfer conditions. In this study, a 20 Ah pouch-type lithium iron phosphate battery was investigated by establishing a three-dimensional electrochemical-thermal coupled model of a single cell, considering 48 parallel electrode layers. The model was used to explore the thermal behavior, electrochemical behavior, and electrochemical characteristics of the cell under varying conditions of heat transfer area, convective heat transfer coefficient, and temperature gradient. The study revealed that under different heat transfer areas, at a 4C discharge rate, the temperature gradient varied significantly under different heat dissipation conditions, with a maximum temperature difference reaching 8.54℃ under certain conditions, and under 10C discharge, the temperature difference reached as high as 30℃. However, the temperature differences between the three heat transfer conditions were relatively small and were less affected by the heat transfer area. When varying the convective heat transfer coefficient, single-sided forced convection can effectively controlled overall temperature rise but exacerbated temperature non-uniformity in the thickness direction. At a 10C discharge rate, the cross-sectional temperature difference could reach 5.05℃, which was 1.64 times that under single-sided natural convection. Under different temperature gradients, the solid-phase lithium concentration at the anode during 10C discharge was 6.1 times that at 1C, and the peak anode overpotential increased by 91%. The research work has revealed the evolution law of the internal behavior of batteries under differential heat exchange conditions, providing a reference for the thermal management and safety design of high-rate and large-capacity batteries.

      Research on injection characteristics and volumetric matching characteristics of CO2 two-stage vapor compression heat pumps
      Aruna, Hao ZHANG, Shuai SHA, Xu JIN, Zhongyan LIU, Wei SU, Jiapeng ZHANG, Zheng QIU
      2025, 76(12):  6658-6668.  doi:10.11949/0438-1157.20250694
      Abstract ( 93 )   HTML ( 1)   PDF (3490KB) ( 32 )  
      Figures and Tables | References | Related Articles | Metrics

      The application of CO2 two-stage compression heat pump technology with inter-stage injection significantly enhances the low-temperature performance of air-source heat pump systems. During actual operation, CO2 two-stage compression heat pumps with interstage injection often suffer from excessively high exhaust temperatures and compressor burnout due to imperfect system control strategies. This study aims to optimize the control strategy of CO2 two-stage compression heat pump systems to increase their operational reliability and practical viability. The research investigates the injection ratio (Rinj) and volume ratio (Rv), focusing on their effects on discharge temperature (Tdis,H), coefficient of performance (COP), and other performance metrics across different operating conditions. A simulation model of a CO₂ transcritical two-stage compression heat pump with inter-stage injection was developed using Dymola software to analyze the system's injection and capacity matching behavior. Subsequently, the effects of Rinj and Rv on COP and heating capacity (QH) were assessed using response surface methodology and analysis of variance. The results indicate that as Rinj increases, both COP and QH initially rise rapidly and then decline gradually, while Tdis,H initially decrease slowly, followed by a more rapid decline. At an evaporating temperature (Tₑ) of -20℃, within the rapid COP growth region, increasing Rinj from 0 to optimal injection ratio (Rinj,opt) enhances COP by 18.4% and QH by 29.1%, with Tdis,H decreasing by 3℃ for every 0.05 increment in Rinj. Beyond Rinj,opt, as Rinj approaches maximum injection ratio (Rinj,max), COP and QH decrease by 2.6% and 2.3%, respectively, while Tdis,H decreases by 7℃ per 0.05 increment in Rinj. These injection characteristics are attributed to the dynamic response of flow and heat transfer dynamics, as well as variations in intermediate pressure (Pₘ) with changing injection ratios. Furthermore, sensitivity analysis reveals that Rinj has a greater influence on COP, while Rv has a more significant effect on QH.

      Enhanced endogenous denitrifying phosphorus removal in AOAO-SNEDPR system
      Yifan JIA, Haiyan GUO, Kerui REN, Dianyong GUAN, Yuming LI
      2025, 76(12):  6669-6679.  doi:10.11949/0438-1157.20250648
      Abstract ( 68 )   HTML ( 1)   PDF (2303KB) ( 102 )  
      Figures and Tables | References | Related Articles | Metrics

      In this study, the anaerobic/aerobic/anoxic/aerobic simultaneous nitrification, endogenous denitrification, and phosphorus removal (AOAO-SNEDPR) system was constructed to investigate the nitrogen and phosphorus removal performance under varying influent phosphorus concentrations. By combining measurements of sludge denitrifying phosphorus removal activity and microbial community structure analysis, the mechanisms of enhanced nitrogen and phosphorus removal via denitrifying phosphorus removal were elucidated. The experimental results demonstrated that under a 6 h operational cycle with influent COD and NH4+-N concentrations of 312.05 mg/L and 52.37 mg/L, respectively, the system maintained stable treatment efficiency as the influent PO43--P concentration was incrementally increased from 3 to 14.94 mg/L. The average effluent concentrations of COD, TN, and PO43--P were 33.47, 7.14 and 0.31 mg/L, respectively. Nitrogen removal was primarily achieved through exogenous denitrification in the anaerobic phase, endogenous denitrification in the aerobic phase, and denitrifying phosphorus removal in the anoxic phase, while phosphorus removal was accomplished via aerobic phosphorus uptake and denitrifying phosphorus uptake. As the influent PO43--P concentration increased, the proportions of TN and PO43--P removal in the anoxic phase relative to the total removal across all phases rose to 17.39% and 7.85%, respectively. Under high phosphorus conditions, the average carbon storage rate in the anaerobic phase reached 93.84%, with polyphosphate-accumulating organisms (PAOs) and glycogen-accumulating organisms (GAOs) contributing approximately 67.14% and 32.86% to the internal carbon storage, respectively. The abundances of the denitrifying phosphate-accumulating organisms (DPAOs) Dechloromonas and Candidatus_Accumulibacter reached 2.69% and 2.49%, respectively, while the abundance of the denitrifying glycogen-accumulating organism (DGAOs) Candidatus_Competibacter reached 3.34%.

      The CoFe2O4/CeO2 composite material activates PMS to degrade tetracycline hydrochloride
      Tian YANG, Huixia GUO, Mengci SUN
      2025, 76(12):  6680-6695.  doi:10.11949/0438-1157.20250672
      Abstract ( 61 )   HTML ( 5)   PDF (7143KB) ( 50 )  
      Figures and Tables | References | Related Articles | Metrics

      Water pollution caused by the diffusion of tetracycline hydrochloride (TC-HCl) has seriously endangered human beings and the environment. CoFe2O4/CeO2 composites with different CeO2 contents were prepared by the sol-gel-combustion method. And it was used as an activator of peroxymonosulfate (PMS) to promote the degradation rate of tetracycline (TC-HCl). The results show that the degradation rate of 10 mg/L TC-HCl can reach 91.94% within 40 min, and it has a good removal effect on TC-HCl within a wide pH range (3—9). Active species capture experiments, electron paramagnetic resonance spectroscopy, and high-valent metal probe analysis confirmed the presence of free radicals (SO4-· and ·OH) and non-radicals (1O2 and high-valent metal oxygen species) in the catalytic degradation of TC-HCl. The degradation intermediates were analyzed by liquid chromatography-mass spectrometry. Combined with the XPS before and after the CoFe2O4/CeO2 reaction, the degradation pathway and reaction mechanism of TC-HCl were proposed. Through cyclic experiments, inorganic anion interference experiments and degradation experiments on other pollutants, it is demonstrated that CoFe2O4/CeO2 has good stability and practicability. This work aims to improve the performance of PMS activated spinel-type ferrite materials and provide a reference for solving the treatment of antibiotics in the real environment.

      Affected mechanisms of oxygen-deficient pretreatment on reduction of NO by biochar
      Lei ZHANG, Jiawei KANG, Haoran LI, Wenpeng HONG
      2025, 76(12):  6696-6707.  doi:10.11949/0438-1157.20250619
      Abstract ( 67 )   HTML ( 1)   PDF (3474KB) ( 53 )  
      Figures and Tables | References | Related Articles | Metrics

      As the core technology for biomass reburning denitrification, improving its efficiency is crucial for achieving rapid NO reduction. Aiming at the lack of theoretical support for the targeted design of existing denitrification biochar, this study constructed models of pristine and oxygen-deficient pretreated biochars (BCraw and BCoxy), respectively. It analyzed the influence mechanism of oxygen-deficient pretreatment on biochar reduction of NO from a microscopic perspective. The research found that the reduction of NO by BCraw is primarily composed of four processes: NO adsorption and dissociation, hydrogen atom migration, cleavage and recombination of aromatic rings, and N₂ desorption. Compared to BCraw, the conjugation effect of phenolic hydroxyl groups in BCoxy optimized the NO reduction pathway, reducing the energy barrier (Gap value) for N₂ desorption from 546.65 kJ/mol to 409.40 kJ/mol. Temperature-programmed reduction (TPR) experiments on biochar showed that the NO reduction capability of BCoxy is 1.04 times that of BCraw, further validating the reliability of the simulation results. These findings elucidate the mechanism by which oxygen-deficient pretreatment influences biochar reduction of NO, providing a theoretical foundation for the design of highly efficient biochar-based denitrification materials.

      Material science and engineering, nanotechnology
      Effect of silicon crystallinity on electrochemical performance for chemical vapor deposited silicon-carbon composites
      Xinye YUAN, Xianbo XING, Denghua LIU, Weitao DING, Borui FAN, Hua ZHONG, Kai HAN
      2025, 76(12):  6708-6717.  doi:10.11949/0438-1157.20250494
      Abstract ( 85 )   HTML ( 0)   PDF (4733KB) ( 42 )  
      Figures and Tables | References | Related Articles | Metrics

      Silicon, as a new generation anode material for high-energy-density lithium-ion batteries, is a key technological path for its commercial application by combining it with carbon materials to construct core-shell silicon-carbon materials. Achieving precise control over the morphology of silicon grains is one of the challenges in the current industrial-scale mass production of silicon-carbon materials. Silicon was uniformly deposited into a porous carbon matrix via chemical vapor deposition (CVD), followed by modulating the crystallinity of silicon through controlled carbon encapsulation temperatures. Systematic characterization revealed that Raman spectroscopy exhibits superior sensitivity and accuracy over X-ray diffraction in quantifying silicon crystallinity. The carbon encapsulation temperature was found to exert a significant influence on the crystallinity of silicon, with elevated crystallinity levels markedly degrading the overall electrochemical performance. Specifically, elevation of carbon encapsulation temperature from 550℃ to 800℃ induced a 55.7% capacity loss (1599→709 mAh·g-1) and 10.65% efficiency decay (91.62%→80.97%) in initial cycling, quantitatively demonstrating the crystallinity-dependent degradation mechanism in silicon-carbon anodes. These findings confirm that Raman spectroscopy serves as a precise diagnostic tool for optimizing CVD process parameters, enabling high-precision consistency control in the mass production of high-performance, low-crystallinity silicon-carbon anodes.

      Cu cation vacancies enhance the lithium storage performance of perovskite-type high-entropy oxides
      Shibiao XU, Zhengbing WEI, Mengfan BAO, Yi CHENG, Yanggang JIA, Na LIN, Aiqin MAO
      2025, 76(12):  6718-6728.  doi:10.11949/0438-1157.20250292
      Abstract ( 117 )   HTML ( 6)   PDF (4044KB) ( 170 )  
      Figures and Tables | References | Related Articles | Metrics

      High-entropy oxides (HEOs) have attracted much attention in the field of energy storage due to their excellent cycle stability and high theoretical specific capacity, but their low intrinsic conductivity limits their application. In this study, the Cu content in La(Cr0.2Fe0.2Mn0.2Ni0.2Cu x0.2-x )O3-δ (x=0, 0.1 and 0.2) was systematically modulated to optimize cation/oxygen vacancies, synergistically improving the microstructure and electronic structure while stabilizing the perovskite framework. This optimization enhanced both electron/ion transport kinetics and electrochemical performance. The results demonstrate that La(Cr0.2Fe0.2Mn0.2Ni0.2Cu0.10.1)O3-δ exhibits outstanding high-rate lithium storage performance: a specific capacity of 1174.3 mAh·g-1 after 250 cycles at 200 mA·g-1, representing a 1.3-fold improvement over the x = 0.2 sample. Even at a high current density of 3000 mA·g-1, it maintains a specific capacity of 200.1 mAh·g-1 (49.6% capacity retention relative to 100 mA·g-1), with a fourfold enhancement in rate capability. By strategically regulating cation/oxygen vacancy defects, this study effectively improves the electrochemical performance of perovskite-type HEOs, offering a novel design strategy for developing high-performance HEO anode materials.

      Enhanced sodium-ion multilayer adsorption performance of sulfur-functionalized M2N-type Mxene
      Yu CAO, Xinyu DU, Ang GAO, Kang LIANG, Yongmao CAI, Jinbo PANG, Jing ZHOU
      2025, 76(12):  6729-6738.  doi:10.11949/0438-1157.20250366
      Abstract ( 85 )   HTML ( 0)   PDF (3142KB) ( 98 )  
      Figures and Tables | References | Related Articles | Metrics

      Based on density functional theory (DFT), the effects of sulfur (S) functionalization on the structural stability, electronic properties and sodium storage performance of M2N MXene (M=Sc, Ti, V, Zr, Nb) were systematically investigated. The results demonstrate that sulfur functionalization significantly enhances multilayer adsorption capacity by inducing charge redistribution and strengthening sodium ion adsorption. Specifically, the theoretical capacities of Sc2NS2 and Zr2NS2 reach 968 mAh/g and 617 mAh/g, respectively, substantially exceeding those of non-functionalized Sc2N (515 mAh/g) and conventional hard carbon materials (300—400 mAh/g). The migration energy barriers of S-functionalized M2NS2 materials (e.g, 0.168 eV for Sc2NS2 and 0.165 eV for Zr2NS2) are notably lower than those of hard carbon (0.25 eV). Differential charge density and electron localization function (ELF) analyses reveal that sulfur incorporation enhances charge transfer between sodium ions and the material surface, as well as localized electronic interactions, thereby providing additional active sites for multilayer adsorption. This work establishes a theoretical foundation for designing high-capacity, fast-charging sodium-ion battery anodes and highlights the promising application potential of S-functionalized M2N-type MXenes in energy storage systems.

      Luminescence characterization, first-principle calculations and dose-rate response studies of Zn3Ga2Ge2O10: Cr3+, Pr3+ nanophosphors
      Junting CHEN, Zexin CHEN, Minghao LAI, Jialin ZHANG, Jingyuan GUO, Zhengye XIONG
      2025, 76(12):  6739-6747.  doi:10.11949/0438-1157.20250310
      Abstract ( 89 )   HTML ( 1)   PDF (3746KB) ( 31 )  
      Figures and Tables | References | Related Articles | Metrics

      Zn3Ga2Ge2O10 (ZGGO) is considered a near-infrared (NIR) long-afterglow matrix material with excellent performance and is widely used in new technologies such as night vision, anti-counterfeiting, optical recording, and bioimaging. ZGGO: Cr3+, Pr3+ nanometer phosphor materials were prepared by citric acid sol-gel method. XRD results show that the crystal structure does not change with the inclusion of impurities, and the sample purity is high. The SEM results show that the particle size of the sample is about 500 nm. PL results show that the sample can be efficiently excited by X-ray and 410 nm blue light, and the characteristic emission wavelength is located at 700 nm and 715 nm, corresponding to transitions from the 2E and 4T2(4F) energy levels to the 4A2. TL3D results show that the sample has high thermoluminescence sensitivity under X-ray irradiation, and its main luminescent peak temperature is 389 K. TL results show that the thermoluminescence intensity of ZGGO: Cr3+, Pr3+ was significantly higher than that of ZGGO: Cr3+. DFT results show that ZGGO: Cr3+, Pr3+ has narrower band gaps and significantly denser bands than ZGGO: Cr3+, indicating that double-doped samples are more conducive to electron transfer. The XEL results show that the radiation luminescence increases with the increase of X-ray dose rate, and the relationship is linear. Therefore, ZGGO: Cr3+, Pr3+ long-afterglow nano-phosphors have the potential of real-time dose rate measurement, and have important reference significance in dosimetry research and application.

      Electrochemical performance of high-mass-loading porous carbons derived from catalpa pod shells
      Yuchen WANG, Wanzong WANG, Xin ZHANG, Maoqiang GUO, Xiaoming ZHOU, Lizhi SHENG
      2025, 76(12):  6748-6760.  doi:10.11949/0438-1157.20250463
      Abstract ( 76 )   HTML ( 3)   PDF (4228KB) ( 16 )  
      Figures and Tables | References | Related Articles | Metrics

      Hierarchical porous biomass carbon materials (ACPSCs) were prepared using Catalpa chinensis pods as the carbon source and KOH as the activator. The pore structure and properties of the porous carbons were tunable by varying the KOH ratio. Structural characterization and performance testing results indicated that the ACPSC-1∶1 sample, obtained at a mass ratio of catalpa pod shells to KOH of 1∶1, exhibited the highest specific surface area (1140.8 m²·g⁻¹) and electrochemical performance (a specific capacitance of 271 F·g⁻¹ at a current density of 1 A·g⁻¹). Under a high mass loading of 13 mg·cm⁻², ACPSC-1∶1 had gravimetric and areal specific capacitances of 125 F·g⁻¹ and 1392.3 mF·cm⁻², respectively. The assembled symmetric supercapacitor exhibited an energy density of 7.84 Wh·kg⁻¹ at a power density of 664 W·kg⁻¹; even at an ultrahigh power density of 12.9 kW·kg⁻¹, the energy density still reached 6.07 Wh·kg⁻¹. These results fully demonstrate its great potential for high-power and high-mass-loading supercapacitor applications.

      Process safety
      Research on fire extinguishing effect of perfluorohexanone through physical and chemical actions
      Tianshui LIANG, Sen ZHAO, Wenbin ZHANG, Wei ZHONG, Xiaolei GAO, Huiming FU, Jiabang WHANG
      2025, 76(12):  6761-6767.  doi:10.11949/0438-1157.20250746
      Abstract ( 40 )   HTML ( 0)   PDF (1115KB) ( 12 )  
      Figures and Tables | References | Related Articles | Metrics

      As a clean and efficient halon-alternative fire extinguishing agent, perfluorohexanone has garnered significant attention in fire prevention. To quantitatively evaluate its physicochemical fire suppression mechanisms for optimized system design, this study assessed the physical and chemical extinguishing effects by comparing perfectly stirred reactor (PSR) model results with enhanced cup-burner experimental data. PSR simulations revealed that chemical inhibition dominates when heat absorption in the combustion core zone is below 20% of its latent heat absorption capacity; physical and chemical effects become comparable between 20% and 30%; and physical effects prevail when exceeding 30% of latent heat absorption, reducing the critical extinguishing concentration by over 50%. Cup-burner tests comparing gaseous perfluorohexanone with its liquid mist (about 2 μm droplet size) demonstrated that the mist effectively mitigates the gas-phase combustion-promoting effect, lowering critical extinguishing concentrations for ethanol from 6.06% to 5.06% (16.5% reduction) and for n-heptane from 4.51% to 3.79% (16.0% reduction). Compared with the PSR simulation results, it is estimated that under experimental conditions, the heat absorption of perfluorohexanone in the core combustion zone utilized only 5% of its latent heat. Changing the perfluorohexanone droplet size can enhance its physical effect.

  • [an error occurred while processing this directive]
  • Application research of high-temperature heat pump system with low GWP refrigerants
    Yongning HE, Wenliang CAO, Su'ao WANG, Xihang ZHAO, Linfen XING, Xuehong WU
    CIESC Journal. 2025 Vol. 76 (6): 3009-3017 doi: 10.11949/0438-1157.20241205
    Abstract (1531)   HTML (34)    PDF (2349KB) (200)
    Promoting industrial application of MOF: scale-up preparation and shaping
    Haotian AN, Zhangye HAN, Muyao LU, Awu ZHOU, Jianrong LI
    CIESC Journal. 2025 Vol. 76 (5): 2011-2025 doi: 10.11949/0438-1157.20240819
    Abstract (1348)   HTML (84)    PDF (5668KB) (1200)
    Corrosion behavior and coating performance of carbon steel in HCl/NaOH thermal medium in wide temperature zone
    Jia KANG, Huan LIU, Haiyan LI, Maoliang LUO, Hong YAO
    CIESC Journal. 2025 Vol. 76 (6): 2872-2885 doi: 10.11949/0438-1157.20241260
    Abstract (1276)   HTML (18)    PDF (5511KB) (103)
    Preparation of ultra-thin oriented ZIF-8 membrane for efficient ethylene/ethane separation
    Jingxian HUA, Yurong LUO, Yawei GU, Tingting WU, Yichang PAN, Weihong XING
    CIESC Journal. 2025 Vol. 76 (5): 2209-2218 doi: 10.11949/0438-1157.20241190
    Abstract (1242)   HTML (34)    PDF (5185KB) (304)
    Current status of energy consumption of adsorption CO2 direct air capture
    Junde ZHAO, Aiguo ZHOU, Yanlin CHEN, Jiale ZHENG, Tianshu GE
    CIESC Journal. 2025 Vol. 76 (4): 1375-1390 doi: 10.11949/0438-1157.20240963
    Abstract (1055)   HTML (67)    PDF (5287KB) (898)
    Research on performance of PEM electrolyzer driven by multi-objective optimization
    Xiaotong XIANG, Xudong DUAN, Simin WANG
    CIESC Journal. 2025 Vol. 76 (6): 2626-2637 doi: 10.11949/0438-1157.20241128
    Abstract (1000)   HTML (36)    PDF (2996KB) (187)
    Research progress of silicon based anode materials
    Guoqing SUN, Haibo LI, Zhiyang DING, Wenhui GUO, Hao XU, Yanxia ZHAO
    CIESC Journal. 2025 Vol. 76 (7): 3197-3211 doi: 10.11949/0438-1157.20241425
    Abstract (998)   HTML (65)    PDF (7315KB) (549)
    Machine learning-assisted high-throughput computational screening of MOFs and advances in gas separation research
    Jialang HU, Mingyuan JIANG, Lyuming JIN, Yonggang ZHANG, Peng HU, Hongbing JI
    CIESC Journal. 2025 Vol. 76 (5): 1973-1996 doi: 10.11949/0438-1157.20241229
    Abstract (972)   HTML (47)    PDF (8497KB) (591)
    Advance on the preparation of itaconic acid by biological method
    Jing ZHANG, Yue YUAN, Yanmei LIU, Zhiwen WANG, Tao CHEN
    CIESC Journal. 2025 Vol. 76 (3): 909-921 doi: 10.11949/0438-1157.20240830
    Abstract (958)   HTML (185)    PDF (994KB) (863)
    Process design of 10000 t industrial demonstration of hydrogen production from renewable energy electrolytic water - low temperature and low pressure ammonia synthesis
    Mengfan YIN, Qian WANG, Tao ZHENG, Kui JI, Shaogui WANG, Hui GUO, Zhiqiang LIN, Rui ZHANG, Hui SUN, Haiyan LIU, Zhichang LIU, Chunming XU, Xianghai MENG, Yueping WANG
    CIESC Journal. 2025 Vol. 76 (2): 825-834 doi: 10.11949/0438-1157.20240962
    Abstract (914)   HTML (35)    PDF (705KB) (394)
    Review of parameter identification for physics-based lithium-ion battery models
    Lanhao LOU, Lipeng YANG, Xiaoguang YANG
    CIESC Journal. 2025 Vol. 76 (9): 4369-4382 doi: 10.11949/0438-1157.20250063
    Abstract (872)   HTML (43)    PDF (2275KB) (534)
    Research progress on aromatic hydrocarbons separation from petroleum hydrocarbons
    Liao HE, Jun LI, Mengshu GAO, Dongyang LIU, Yuhao ZHANG, Liang ZHAO, Jinsen GAO, Chunming XU
    CIESC Journal. 2025 Vol. 76 (5): 1909-1926 doi: 10.11949/0438-1157.20241467
    Abstract (867)   HTML (79)    PDF (2901KB) (375)
    Research progress in carbon dioxide capture using liquid-liquid phase change absorbents
    Lyusheng ZHANG, Zhihong WANG, Qing LIU, Xuewen LI, Renmin TAN
    CIESC Journal. 2025 Vol. 76 (3): 933-950 doi: 10.11949/0438-1157.20240797
    Abstract (865)   HTML (109)    PDF (2632KB) (769)
    Research progress on heat transfer enhancement mechanism of spray cooling technology
    Rui SUN, Junfeng WANG, Haojie XU, Bufa LI, Yaxian XU
    CIESC Journal. 2025 Vol. 76 (4): 1404-1421 doi: 10.11949/0438-1157.20241060
    Abstract (849)   HTML (29)    PDF (2664KB) (349)
    Analysis of hydrogen-to-oxygen impurities in a 1000 m3/h alkaline water electrolysis system
    Pengfei ZHAO, Ruomei QI, Xinfeng GUO, Hu FANG, Lufei XU, Xiao LI, Jin LIN
    CIESC Journal. 2025 Vol. 76 (4): 1765-1778 doi: 10.11949/0438-1157.20241157
    Abstract (848)   HTML (50)    PDF (3256KB) (364)
    Progress of research on photo- and electric-driven to promote uranium and lithium extraction from seawater
    Yanan YANG, Shengran CHANG, Songlin XUE, Jianming PAN, Weihong XING
    CIESC Journal. 2025 Vol. 76 (5): 1927-1942 doi: 10.11949/0438-1157.20241207
    Abstract (734)   HTML (33)    PDF (6209KB) (330)
    Research progress of liquid-liquid heterogeneous reactions and intensification methods towards their transfer processes
    Shaoyang MA, Hanzhuo XU, Liangliang ZHANG, Baochang SUN, Haikui ZOU, Yong LUO, Guangwen CHU
    CIESC Journal. 2025 Vol. 76 (4): 1391-1403 doi: 10.11949/0438-1157.20241161
    Abstract (731)   HTML (47)    PDF (2421KB) (415)
    Simultaneous evolution of structural morphology and lithium storage properties in NCM622 cathode material
    Kun LI, Rui HUANG, Jun CONG, Haitao MA, Longjiao CHANG, Shaohua LUO
    CIESC Journal. 2025 Vol. 76 (4): 1831-1840 doi: 10.11949/0438-1157.20240983
    Abstract (727)   HTML (23)    PDF (3006KB) (275)
    Research progress on modification technology of methylaluminoxane
    Yanjiao XU, Linjin LOU, Zhuoqin FAN, Haomiao ZHANG, Jingdai WANG, Yongrong YANG
    CIESC Journal. 2025 Vol. 76 (2): 454-465 doi: 10.11949/0438-1157.20240576
    Abstract (722)   HTML (63)    PDF (1082KB) (662)
    Product life cycle carbon footprint evaluation for petrochemical industry
    Fei CHANG, Renbo SHI, Shihua LIU, Wenqian GAO, Yifei WANG, Bin ZHENG, Yixuan JIAO, Xingying LAN, Chunming XU, Yehua HAN
    CIESC Journal. 2025 Vol. 76 (2): 419-437 doi: 10.11949/0438-1157.20241103
    Abstract (715)   HTML (62)    PDF (2642KB) (534)
  • Process and mechanism of surface modification of silica with silane coupling agent APTS
    QIAO Bing, GAO Han, WANG Tingjie, JIN Yong
    CIESC Journal. 2014 Vol. 65 (7): 2629-2637 doi: 10.3969/j.issn.0438-1157.2014.07.022
    Abstract4012)      PDF (621KB)(8977)   
    Effect of C/N ratio on nitrite accumulation in dentrifying process with methanol as carbon source
    CAO Xiangsheng, FU Kunming, QIAN Dong, ZHU Zhaoliang, MENG Xuezheng
    CIESC Journal. 2010 Vol. 61 (11): 2939-2943
    Abstract2530)      PDF (1158KB)(8698)   
    Surrogate modeling for physical fields of heat transfer processes based on physics-informed neural network
    LU Zhibin, QU Jinghui, LIU Hua, HE Chang, ZHANG Bingjian, CHEN Qinglin
    CIESC Journal. 2021 Vol. 72 (3): 1496-1503 doi: 10.11949/0438-1157.20201879
    Abstract3125)   HTML118)    PDF (3371KB)(6593)   
    MEASUREMENT AND NUMERICAL SIMULATION OF TEMPERATURE DISTRIBUTIONS IN AGITATED TANK EQUIPPED WITH PBT IMPELLER
    WANG Zhifeng;HUANG Xiongbin;SHI Litian;MA Qingshan
    null. 2002 Vol. 53 (11): 1175-1181
    Abstract937)      PDF (285KB)(6358)   
    A review on treatment methods of dye wastewater
    REN Nanqi, ZHOU Xianjiao, GUO Wanqian, YANG Shanshan
    CIESC Journal. 2013 Vol. 64 (1): 84-94 doi: 10.3969/j.issn.0438-1157.2013.01.011
    Abstract6272)      PDF (543KB)(6086)   
    Progress on pharmaceutical engineering of peptide-based drugs
    ZHENG Long, TIAN Jiaxin, ZHANG Zepeng, GUO Jian, ZHU Hui, XIE Huixiang, HE Runze, HONG Wenjing
    CIESC Journal. 2021 Vol. 72 (7): 3538-3550 doi: 10.11949/0438-1157.20210270
    Abstract2283)   HTML81)    PDF (1363KB)(4449)   
    Curing mechanism of isocyanate/epoxy resin
    ZUO Junru1,CHENG Jue1,LIN Xin2,ZHANG Junying1,2
    CIESC Journal. 2012 Vol. 63 (8): 2629-2634 doi: 10.3969/j.issn.0438-1157.2012.08.041
    Abstract8543)      PDF (517KB)(4446)   
    Performance of CO2 absorption in mixed aqueous solution of MDEA and amino acid ionic liquids
    WANG Yuantao, FANG Chenggang, ZHANG Feng, WU Youting, GENG Jiao, ZHANG Zhibing
    CIESC Journal. 2009 Vol. 60 (11): 2781-2786
    Abstract1737)      PDF (4270KB)(4441)   
    Research progress of Ni-based catalysts
    LIN Zhifeng, HU Riming, ZHOU Xiaolong
    CIESC Journal. 2017 Vol. 68 (S1): 26-36 doi: 10.11949/j.issn.0438-1157.20170540
    Abstract3221)      PDF (975KB)(4440)   
    Thermodynamic modeling and process simulation for CO2 absorption into aqueous monoethanolamine solution
    LI Han, CHEN Jian
    CIESC Journal. 2014 Vol. 65 (1): 47-54 doi: 10.3969/j.issn.0438-1157.2014.01.006
    Abstract2229)      PDF (958KB)(4178)   
    Advances in cellulose chemistry
    YE Daiyong;HUANG Hong;FU Heqing;CHEN Huanqin
    null. 2006 Vol. 57 (8): 1782-1791
    Abstract2048)      PDF (604KB)(4057)   
    Forward osmosis membrane process and its mass transport mechanisms
    WANG Yaqin, XU Tongwen, WANG Huanting
    CIESC Journal. 2013 Vol. 64 (1): 252-260 doi: 10.3969/j.issn.0438-1157.2013.01.027
    Abstract3667)      PDF (1622KB)(4055)   
    CFD modeling of FCC reaction process: a review
    LU Bona, ZHANG Jingyuan, WANG Wei, LI Jinghai
    CIESC Journal. 2016 Vol. 67 (8): 3121-3132 doi: 10.11949/j.issn.0438-1157.20160404
    Abstract1025)      PDF (552KB)(4004)   
    The Development of Thermal Contact Resistance
    ZHANG Ping, XUAN Yimin, LI Qiang
    CIESC Journal. 2012 Vol. 63 (2): 335-349 doi: 10.3969/j.issn.0438-1157.2012.02.001
    Abstract3104)      PDF (758KB)(3988)   
    Recent advances in carbon-based catalysts for electrochemical reduction of carbon dioxide
    Qiyu ZHANG, Lijun GAO, Yuhang SU, Xiaobo MA, Yicheng WANG, Yating ZHANG, Chao HU
    CIESC Journal. 2023 Vol. 74 (7): 2753-2772 doi: 10.11949/0438-1157.20230174
    Abstract1340)   HTML70)    PDF (8041KB)(3858)   
    Structural characteristics and reactivity of green rust
    CHEN Ying, WU Deli, ZHANG Yalei, CHEN Jie
    CIESC Journal. 2014 Vol. 65 (6): 1952-1960 doi: 10.3969/j.issn.0438-1157.2014.06.002
    Abstract3349)      PDF (944KB)(3848)   
    Recent progress on electrocatalysts towards oxygen reduction reaction based on heteroatoms-doped carbon
    ZHOU Yu, WANG Yuxin
    CIESC Journal. 2017 Vol. 68 (2): 519-534 doi: 10.11949/j.issn.0438-1157.20161060
    Abstract872)      PDF (1380KB)(3825)   
    Progress in nanomaterials mediated microbial extracellular electron transfer
    LIU Shurui, WU Xue'e, WANG Yuanpeng
    CIESC Journal. 2021 Vol. 72 (7): 3576-3589 doi: 10.11949/0438-1157.20201839
    Abstract1235)   HTML56)    PDF (3009KB)(3802)   
    Preparation and characterization of hydrated strontium borate superstructure
    ZHANG Linjin, YE Xuchu
    CIESC Journal. 2009 Vol. 60 (11): 2924-2930
    Abstract1318)      PDF (3198KB)(3748)   
    Progress of cellulose pyrolysis mechanism: cellulose evolution based on intermediate cellulose
    LENG Erwei, GONG Xun, ZHANG Yang, XU Minghou
    CIESC Journal. 2018 Vol. 69 (1): 239-248 doi: 10.11949/j.issn.0438-1157.20170991
    Abstract1555)      PDF (2846KB)(3736)   
  • » Carbon reduction pattern in China:comparison of CCS and biomethane route
      LIU Chang, LU Xiaohua
      CIESC Journal. 2013 Vol. 64 (1): 7-10
      Cited by: Baidu(33)
    » Fenton-like oxidation of refractory organic contaminants in wastewater using pyrite cinder at neutral pH
      WU Deli, DUAN Dong, MA Luming
      CIESC Journal. 2010 Vol. 61 (4): 1001-1008
      Cited by: Baidu(32)
    » Surface modification of multi-walled carbon nanotubes by ammonia and catalytic degradation of oxalic acid by ozonation
      HE Zhiqiao1,JIANG Zhe1,JIANG Liying1,YANG Zhangbao2,CHEN Jianmeng1,SONG Shuang1
      CIESC Journal. 2012 Vol. 63 (8): 2551-2556
      Cited by: Baidu(30) CSCD(4)
    » A new type of liquid-suction heat exchanger for automotive air conditioning system
      WANG Yan, YANG Jianfeng, ZENG Min, WANG Qiuwang
      CIESC Journal. 2014 Vol. 65 (S1): 264-271
      Cited by: Baidu(27)
    » Flow characteristics of radial flow adsorber and its structure parameters optimization
      Chen Yao, Zhang Xuejun, Lu Junliang, Qiu Limin, Zhang Xiaobin, Sun Daming, Gan Zhihua
      CIESC Journal. 2014 Vol. 65 (9): 0-0
      Cited by: Baidu(26) CSCD(3)
    » Flow characteristics of radial flow adsorber and its structure parameters optimization
      CHEN Yao, ZHANG Xuejun, LU Junliang, QIU Limin, ZHANG Xiaobin, SUN Daming, GAN Zhihua
      CIESC Journal. 2014 Vol. 65 (9): 3395-3402
      Cited by: Baidu(26) CSCD(3)
    » Granulation and characteristics of extracellular polymers of anammox sludge in high-load EGSB reactor
      TANG Chongjian, ZHENG Ping, WANG Caihua, ZHANG Jiqiang, CHEN Jianwei, DING Shuang
      CIESC Journal. 2010 Vol. 61 (3): 732-739
      Cited by: Baidu(26) CSCD(21)
    » Electrochemical technology for denitrification of tail water from wastewater treatment plant
      LI Desheng, FAN Taixing, SHEN Yanbing, WU Weizhong
      CIESC Journal. 2013 Vol. 64 (3): 1084-1090
      Cited by: Baidu(24) CSCD(5)
    » Recovery of titanium from titanium-bearing blast furnace slag by ammonium sulfate melting method
      WANG Sijia, ZHANG Yue, XUE Xiangxin, YANG He
      CIESC Journal. 2012 Vol. 63 (3): 991-995
      Cited by: Baidu(23) CSCD(8)
    » Numerical simulation analysis of gypsum-based phase change energy storage component
      CUI Na, XIE Jingchao, LIU Jiaping, WANG Wei, LI Yue
      CIESC Journal. 2014 Vol. 65 (S1): 328-335
      Cited by: Baidu(22)
    » Design and analysis of plastic fin-tube heat exchanger for flue gas heat recovery
      CHEN Lin, SUN Yingying, LIANG Jiangtao, DU Xiaoze, YANG Lijun
      CIESC Journal. 2014 Vol. 65 (S1): 175-179
      Cited by: Baidu(20)
    » A stair-like generalized predictive control algorithm based on multiple models switching
      LI Xiaotian1,WANG Xin2,WANG Zhenlei1,QIAN Feng1
      CIESC Journal. 2012 Vol. 63 (1): 193-197
      Cited by: Baidu(18) CSCD(5)
    » Wet oxidation desulfurization of hydrogen sulfide with application of Fe-based ionic liquid
      HE Yi, YU Jiang, CHEN Lingbo
      CIESC Journal. 2010 Vol. 61 (4): 963-968
      Cited by: Baidu(18) CSCD(16)
    » Flow regime of pulverized coal in dense-phase pneumatic conveying system
      MA Sheng, GUO Xiaolei, GONG Xin, HUANG Wanjie, LU Haifeng, LIU Kai
      CIESC Journal. 2010 Vol. 61 (6): 1415-1422
      Cited by: Baidu(18) CSCD(11)
    » Heat transfer enhancement of double-pipe heat exchanger inserted with rotors
      ZHANG Zhen, DING Yumei, YAN Hua, YANG Weimin
      CIESC Journal. 2012 Vol. 63 (3): 728-732
      Cited by: Baidu(16) CSCD(8)
    » Heat transfer characteristics of water film flash evaporation in vacuum ice making
      JI Jun, ZHANG Xuelai, LIU Xiaowei, WU Yunyun, HAN Zhong, YANG Yang
      CIESC Journal. 2013 Vol. 64 (4): 1236-1241
      Cited by: Baidu(16) CSCD(4)
    » Chaotic mixing enhanced by rigid-flexible impeller in stirred vessel
      LIU Zuohua, CHEN Chao, LIU Renlong, TAO Changyuan, WANG Yundong
      CIESC Journal. 2014 Vol. 65 (1): 61-70
      Cited by: Baidu(16) CSCD(20)
    » Activation characteristics comparison of activated carbons prepared from biomass and lignite
      LI Dong, WANG Yin, YANG Juan, YAO Changbin, SU Hong, XU Guangwen
      CIESC Journal. 2013 Vol. 64 (9): 3338-3347
      Cited by: Baidu(16) CSCD(7)
    » Numerical simulation of droplet impact on surfaces with different wettabilities
      LIANG Chao, WANG Hong, ZHU Xun, CHEN Rong, DING Yudong, LIAO Qiang
      CIESC Journal. 2013 Vol. 64 (8): 2745-2751
      Cited by: Baidu(16) CSCD(26)
    » Mathematical modeling for height of absorption region in spray tower for limestone-gypsum wet flue gas desulfurization
      ZHU Jie, YE Shichao, WU Zhenyuan, BAI Jie, ZHENG Yijun
      CIESC Journal. 2014 Vol. 65 (8): 2896-2901
      Cited by: Baidu(16) CSCD(3)
  • Bilingual Publication
  • Special Column: Multiphase Flow and Heat Transfer in Energy Utilization Processes
    CIESC Journal, Nov. 2025, Volume 76, Number 11.
    Special Column: Modeling and Simulation in Process Engineering
    CIESC Journal, Sept. 2025, Volume 76, Number 9.
    Special Issue for Advanced Separation Science and Technology
    CIESC Journal, May 2025, Volume 76, Number 5.
    Special Issue for State Key Laboratory
    CIESC Journal, Feb. 2025, Volume 76, Number 2.
    Special Issue for the 90th Birthday of Professor Quan Yuan
    CIESC Journal, Nov. 2024, Volume 75, Number 11.
    Special Issue for Multiphase Flow and Heat Transfer in Energy Utilization Processes
    CIESC Journal, Aug. 2024, Volume 75, Number 8.
    Emerging Chemical Engineering Science: A Special Issue for Distinguished Young Scholar
    CIESC Journal, Apr. 2024, Volume 75, Number 4.
    Special Issue for State Key Laboratory
    CIESC Journal, Jan. 2024, Volume 75, Number 1.
    Special Column for Ionic Liquids and Green Processes
    CIESC Journal, Sept. 2023, Volume 74, Number 9.
    Special Issue for State Key Laboratory
    CIESC Journal, Feb. 2023, Volume 74, Number 2.
    Special Issue for Commemoration of 100th Anniversary of CIESC Journal
    CIESC Journal, Jan. 2023, Volume 74, Number 1.
    Special column for Thermalchemical conversion of biomass and organic solid wastes
    CIESC Journal, Nov. 2022, Volume 73, Number 11.
    Special Issue for Celebrating the 70th Anniversary of Shenyang University of Chemical Technology
    CIESC Journal, Aug. 2022, Volume 73, Number 8.
    Special Issue for Mesoscience in Chemical Engineering
    CIESC Journal, Jun. 2022, Volume 73, Number 6.
    Special Issue on Celebrating the 110th Anniversary of Tsinghua University and the 75th Anniversary of Department of Chemical Engineering
    CIESC Journal, Dec. 2021, Volume 72, Number 12.
    Special Issue for Celebrating the100th Anniversary of Chemistry and 30th Anniversary of Chemical Engineering in Xiamen University
    CIESC Journal, Jul. 2021, Volume 72, Number 7.
    Special column for comprehensive utilization of salt lake resources in Qinghai
    CIESC Journal, Jun. 2021, Volume 72, Number 6.
    Special Issue for State Key Laboratory
    CIESC Journal, Feb. 2021, Volume 72, Number 2.
    Emerging Chemical Engineering Science: A Special Issue for?Distinguished Young Scholar
    CIESC Journal, Jan. 2021, Volume 72, Number 1.
    Special Column for Celebrating the 100th Anniversary of Chemical Sciences in Nanjing University
    CIESC Journal, Nov. 2020, Volume 71, Number 11.
    Special Issue for Celebrating the 91st Anniversary of Chongqing University
    CIESC Journal, Oct. 2020, Volume 71, Number 10.
    Special Issue for Celebrating the 80th Anniversary of Beijing Institute of Technology
    CIESC Journal, Sept. 2020, Volume 71, Number 9.
    Special issue for carbon materials science and engineering
    CIESC Journal, Jun. 2020, Volume 71, Number 6.
    Special Issue for State Key Laboratory
    CIESC Journal, Feb. 2020, Volume 71, Number 2.
    Special Issue for the 90th Birthday of Professor Shijun Han
    CIESC Journal, Jan. 2020, Volume 71, Number 1.
    Special Issue for Celebration of the 70th Anniversary of the Founding of the People's Republic of China
    CIESC Journal, Oct. 2019, Volume 70, Number 10.
    Special Issue for Engineering Thermochemistry
    CIESC Journal, Aug. 2019, Volume 70, Number 8.
    Special Issue for Smart Process Engineering
    CIESC Journal, Feb. 2019, Volume 70, Number 2.
    Special Issue for State Key Laboratory of Chemical Engineering
    CIESC Journal, Nov. 2018, Volume 69, Number 11.
    Special Issue for Process System Engineering
    CIESC Journal, Mar. 2018, Volume 69, Number 3.
    Special Issue for State Key Laboratory
    CIESC Journal, Feb. 2018, Volume 69, Number 2.
    Special Issue for Commemoration of 95th Anniversary of CIESC Journal
    CIESC Journal, Jan. 2018, Volume 69, Number 1.
    Special Issue for the National Basic Research Program of China “Fundamentals of process energy saving for high-efficiency oil shale refinery” (2014CB744300)
    CIESC Journal, Oct. 2017, Volume 68, Number 10.
    Special Issue for State Key Laboratory of Chemical Engineering
    CIESC Journal, Feb. 2017, Volume 68, Number 2.
    Special Issue for the National Basic Research Program (973) of China “Fundamental research on high-efficiency green petroleum refining processes with low carbon dioxide emission”(2012CB215000)
    CIESC Journal, Aug. 2016, Volume 67, Number 8.
    Special Issue for State Key Laboratory of Chemical Engineering
    CIESC Journal, Feb. 2016, Volume 67, Number 2.
    Special Issue for Frontiers of Chemical Engineering
    CIESC Journal, Jan. 2016, Volume 67, Number 1.
    Special Issue for Celebrating the 120 Anniversary of Tianjin University
    CIESC Journal, Sept. 2015, Volume 66, Number 9.
    Special Issue Dedicated to the 1st Death Anniversary of Professor Gantang Chen
    CIESC Journal, Aug. 2015, Volume 66, Number 8.
    Special Issue for Process System Engineering
    CIESC Journal, Jan. 2015, Volume 66, Number 1.
  • Index of 2023
    Index of 2022
    Index of 2021
    Index of 2020
    Index of 2019
For Reviewers
Journal Online
Information
CN 11-1946/TQ
ISSN 0438-1157
Superintended:
China Association for Science and Technology
Sponsored:
Chemical Industry and Engineering
Society of China,
Chemical Industry Press Co., Ltd.
Published:
Chemical Industry Press Co., Ltd.
Editor in Chief:
LI Jinghai
Domestic distributed:
Local post office
Distribution code:2-370
Abroad distributed:
China International Book Trading
Corporation
Distribution code:M6081
Editorial office:
No.13 Qingnianhu South Street,
Dongcheng District,
Beijing 100011,China
CIESC Journal Wechat